ClusterLabs HA Multi-Cluster overview
Shows an overview of multiple HA clusters running Pacemaker/Corosync. Brought to you by SUSE.
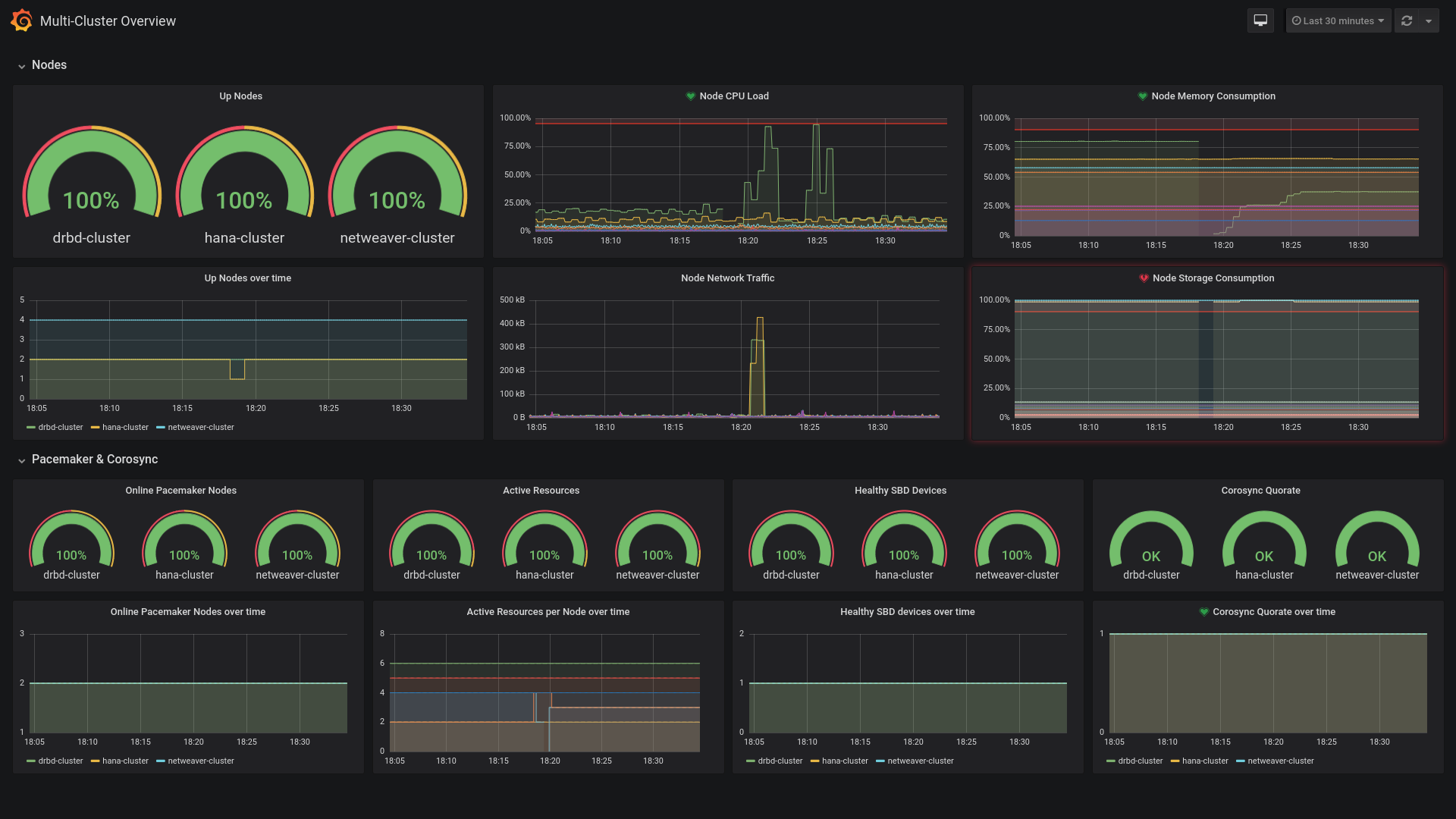
This dashboard shows an overview of multiple HA clusters running Pacemaker/Corosync.
It is built on top of ha_cluster_exporter, but it also requires Prometheus node_exporter to be configured on the target nodes, and it also assumes that the target nodes in each cluster are grouped via the job label.
It is mainly developed by SUSE.
Data source config
Collector config:
Upload an updated version of an exported dashboard.json file from Grafana
| Revision | Description | Created | |
|---|---|---|---|
| Download |
