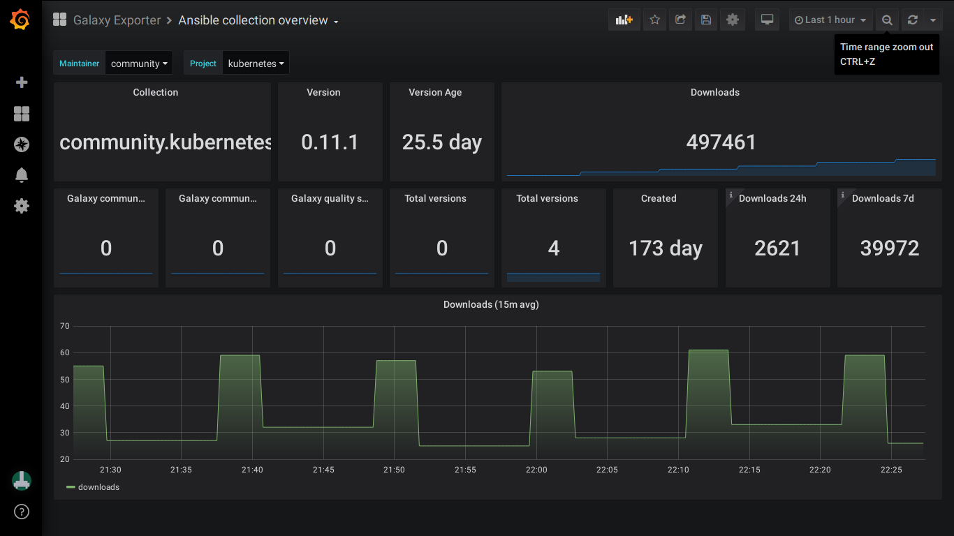
Ansible Galaxy collection overview
High level overview of an Ansible Galaxy collection's statistics
Leverages data from the Ansible Galaxy Prometheus exporter
Data source config
Collector type:
Collector plugins:
Collector config:
Revisions
Upload an updated version of an exported dashboard.json file from Grafana
| Revision | Description | Created | |
|---|---|---|---|
| Download |