MySQL Query Performance Troubleshooting (Designed for PMM2)
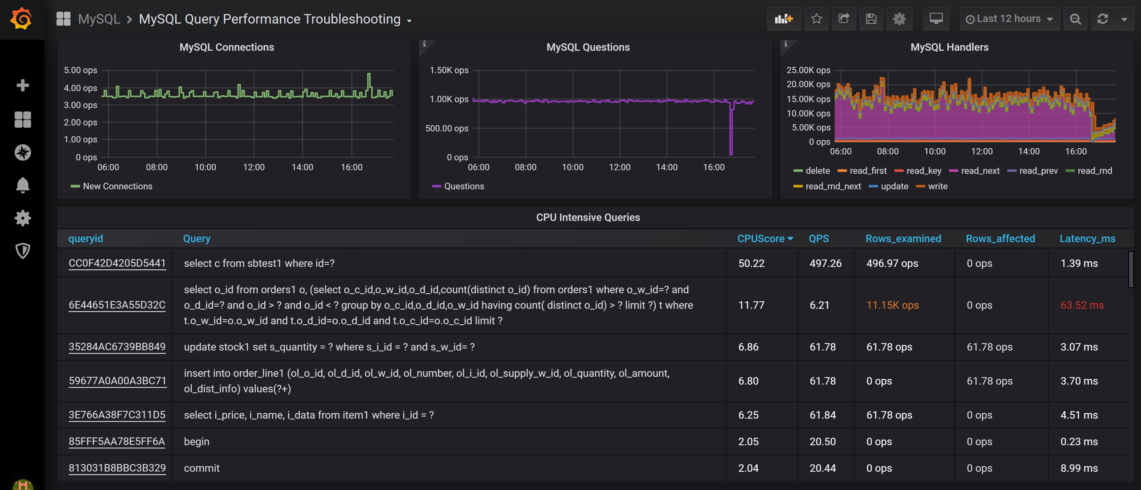
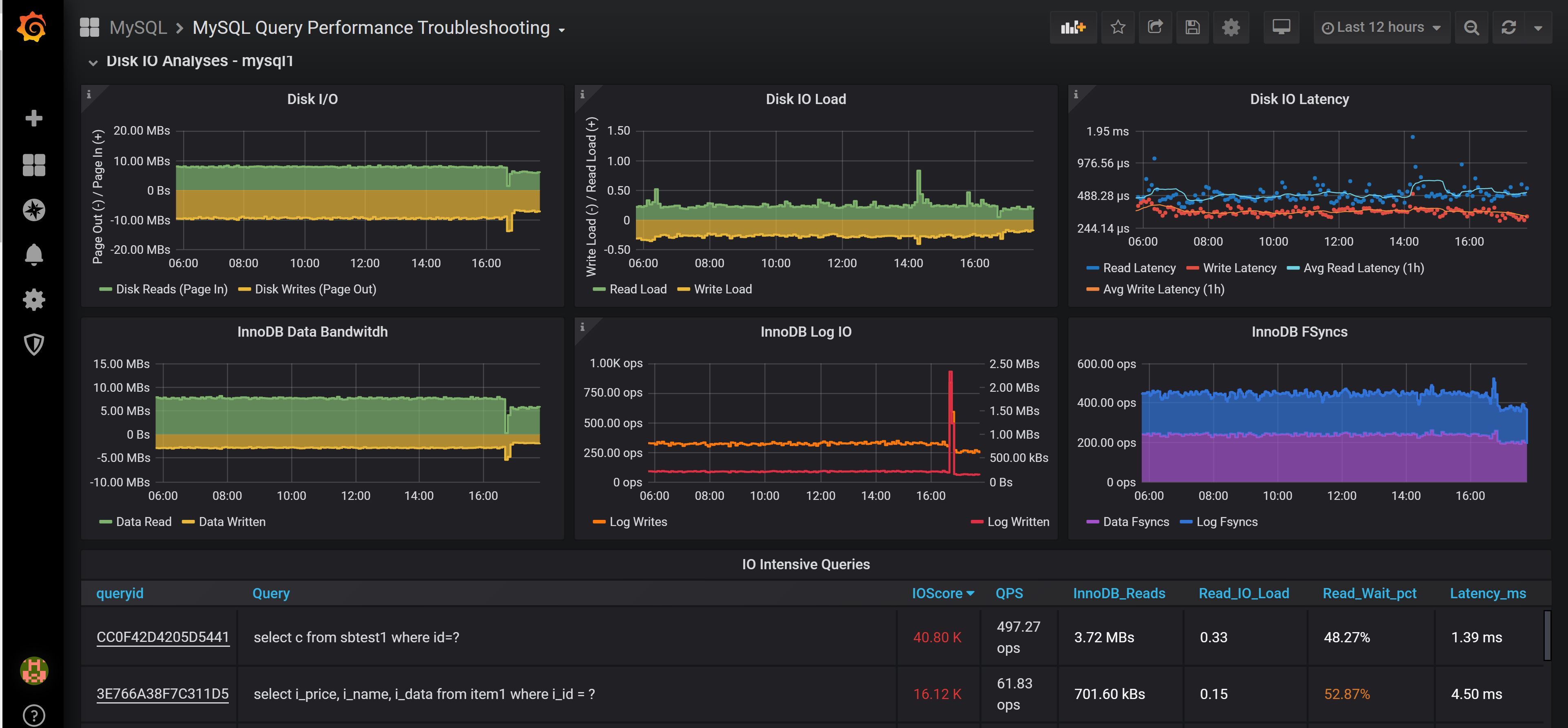
This dashboards allows you to troubleshoot queries which are heavy on system resources CPU, Disk, Network, Memory or which cause extensive Locking on the database level
Data source config
Collector config:
Upload an updated version of an exported dashboard.json file from Grafana
| Revision | Description | Created | |
|---|---|---|---|
| Download |
MySQL
Monitor MySQL with Grafana. Easily monitor your MySQL deployment with Grafana Cloud's out-of-the-box monitoring solution.
Learn more