TICK - Speedtest
Display the data collected using Telegraf and Speedtest CLI, stored in InfluxDB https://github.com/psilvaazevedo/TICK-Speedtest-Grafana
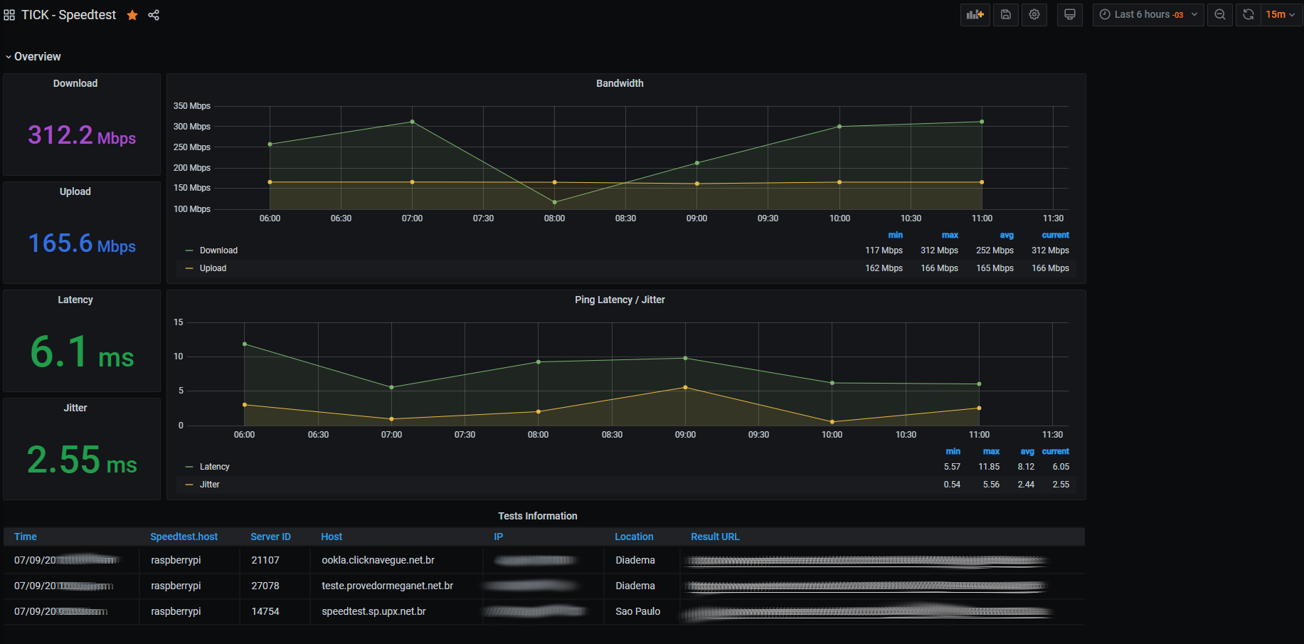
Shows the last Download, Upload, Ping and Jitter. And a graphical vision of this data in the last hours.
You can get the how to, in my github https://github.com/psilvaazevedo/TICK-Speedtest-Grafana
Data source config
Collector config:
Upload an updated version of an exported dashboard.json file from Grafana
| Revision | Description | Created | |
|---|---|---|---|
| Download |
