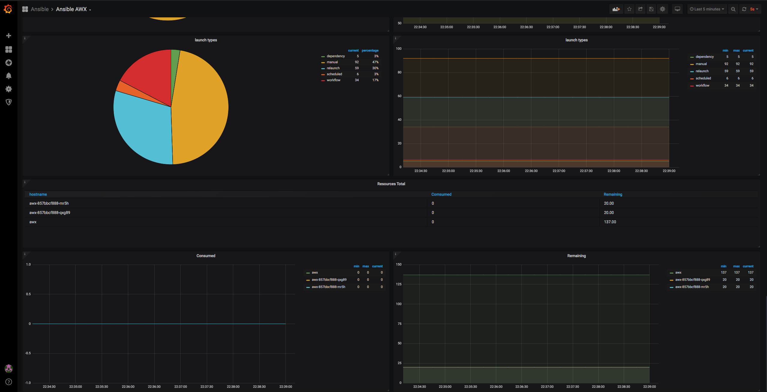
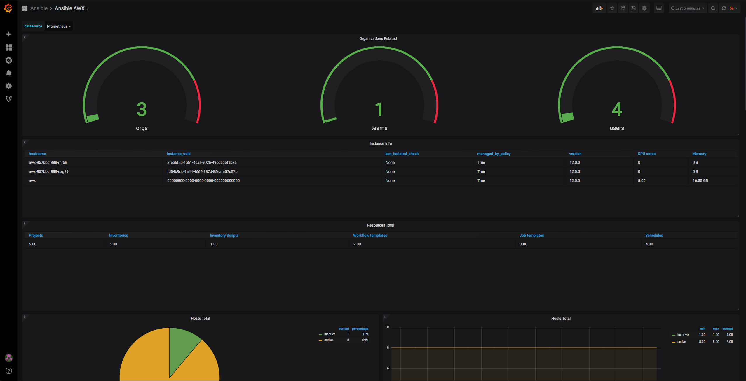
Ansible AWX
Ansible AWX dashboard valid for ansible tower also
Data source config
Collector config:
Upload an updated version of an exported dashboard.json file from Grafana
| Revision | Description | Created | |
|---|---|---|---|
| Download |
AWX
Monitor AWX with Grafana. Easily monitor your AWX web app with Grafana Cloud's out-of-the-box monitoring solution.
Learn more