Any JSON To Metrics
An example for https://github.com/xxlaefxx/any-json-to-metrics exporter.
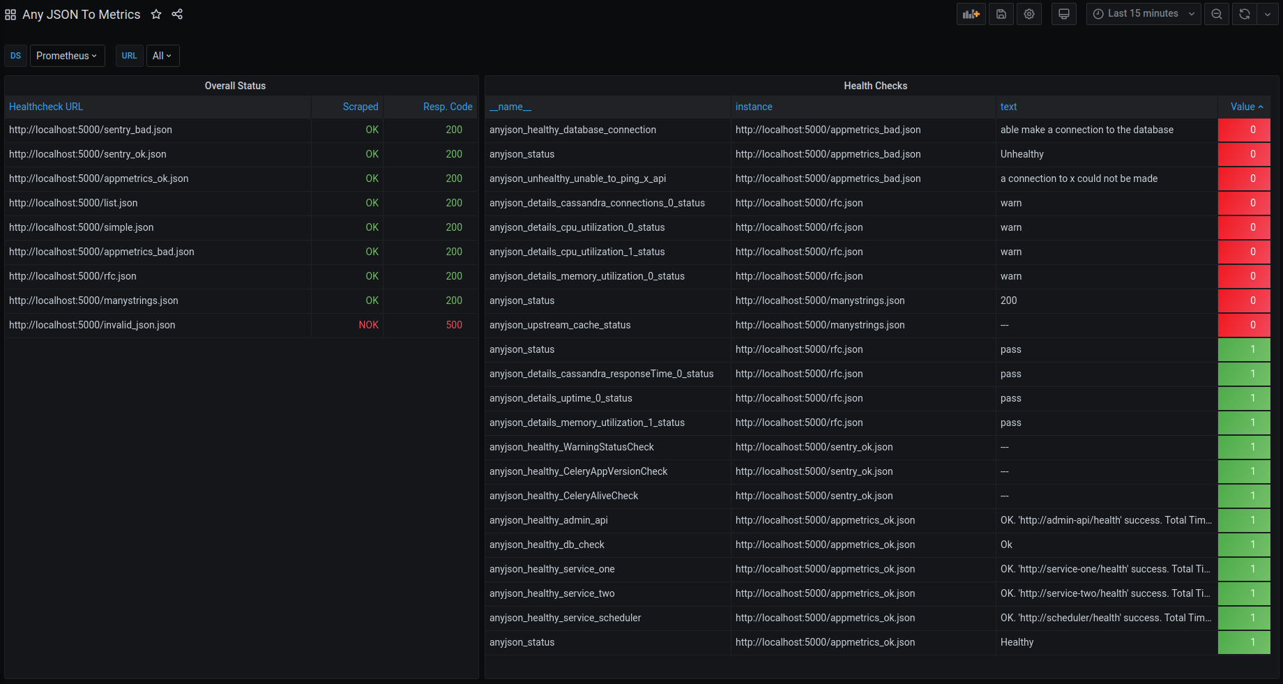
This simple exporter parses any JSON health (and not only health) endpoints and produce a set of metrics for Prometheus. You can find details and examples on GitHub.
Data source config
Collector type:
Collector plugins:
Collector config:
Revisions
Upload an updated version of an exported dashboard.json file from Grafana
| Revision | Description | Created | |
|---|---|---|---|
| Download |