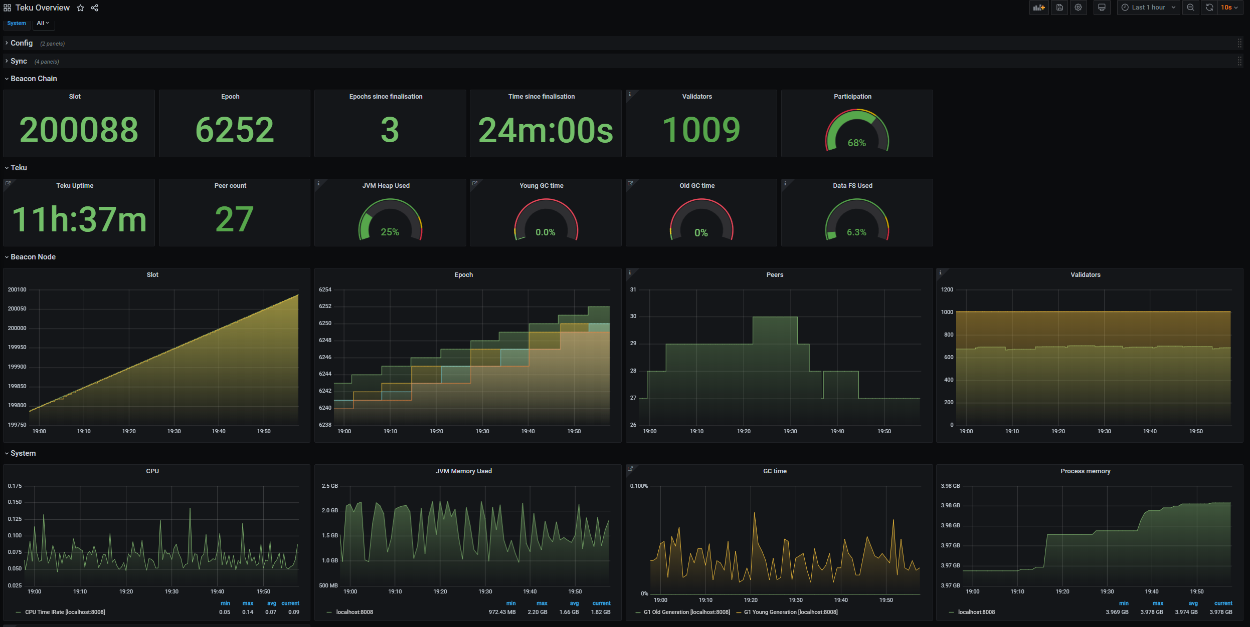
Teku Overview
Provides an overview of a Teku node
Use this as a basis for building your own dashboards for the Teku Ethereum 2.0 node :-)
Data source config
Collector config:
Upload an updated version of an exported dashboard.json file from Grafana
| Revision | Description | Created | |
|---|---|---|---|
| Download |
