CircuitSetup.us Whole House Energy
Energy data from the CircuitSetup.us Split Single Phase Energy Meter. Data from InfluxDB via MQTT.
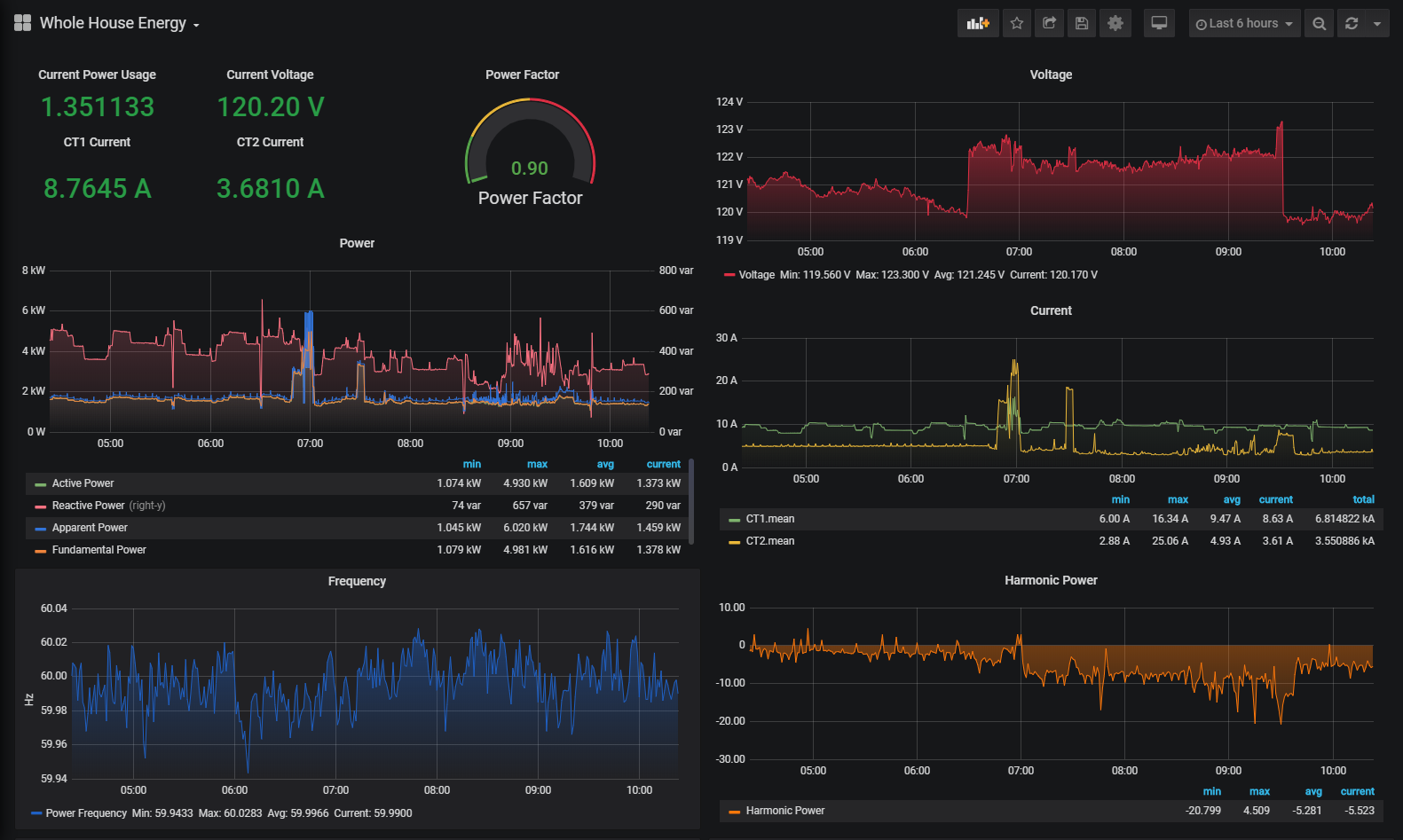
Shows all metering data from the CircuitSetup.us Split Single Phase Energy Meter, including current from both current transformers, voltage, frequency, and active, reactive, apparent, fundamental, and harmonic power. Data is sent to Node-Red via MQTT (from EmonESP), then to InfluxDB. Details on this setup here
A more direct approach would be to use ESPHome on the meter's ESP32 to send data directly to Home Assistant.
Data source config
Collector config:
Upload an updated version of an exported dashboard.json file from Grafana
| Revision | Description | Created | |
|---|---|---|---|
| Download |
