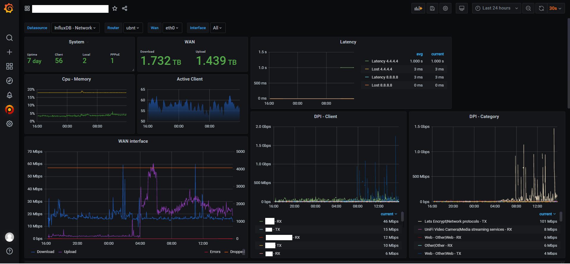
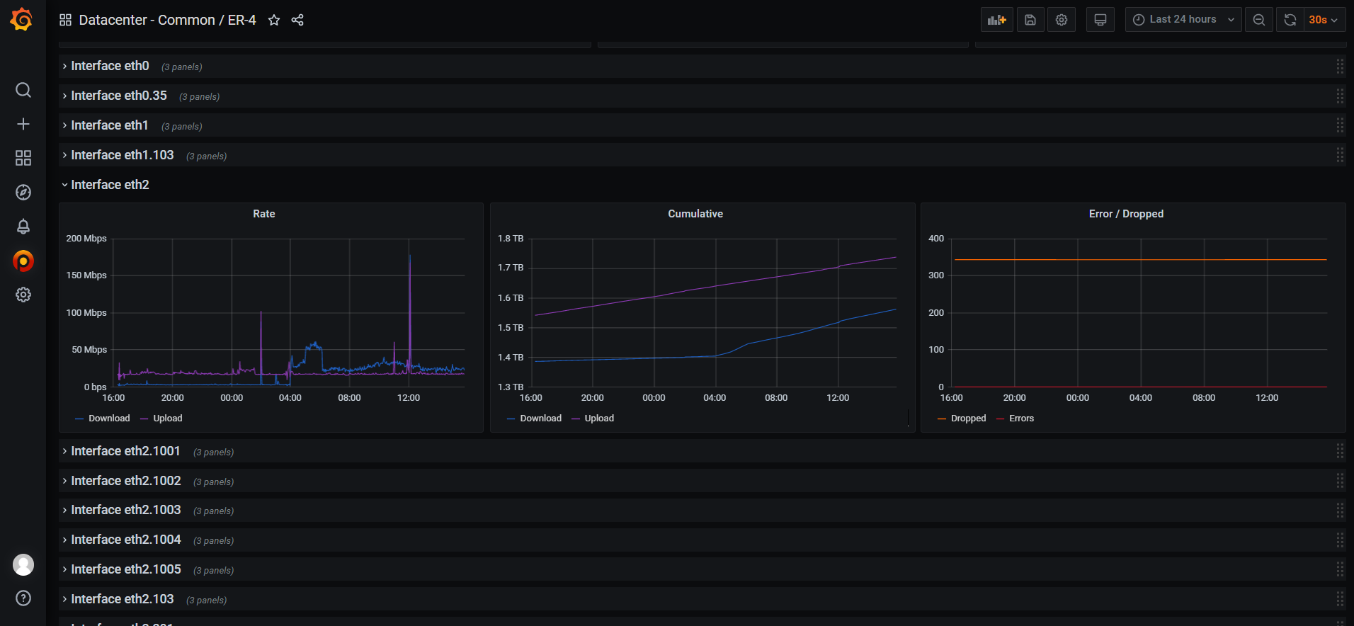
Ubiquiti EdgeRouter
Dashboard for Ubiquiti EdgeRouter Metrics. Data collection by brontide.
Here’s the script to collect the data: https://github.com/brontide/aioedgeos
Release note: 1.0.0 : Initial release
Data source config
Collector config:
Upload an updated version of an exported dashboard.json file from Grafana
| Revision | Description | Created | |
|---|---|---|---|
| Download |
Ubiquiti EdgeRouter
Easily monitor Ubiquiti EdgeRouter with Grafana Cloud's out-of-the-box monitoring solution.
Learn more