Unifi Home
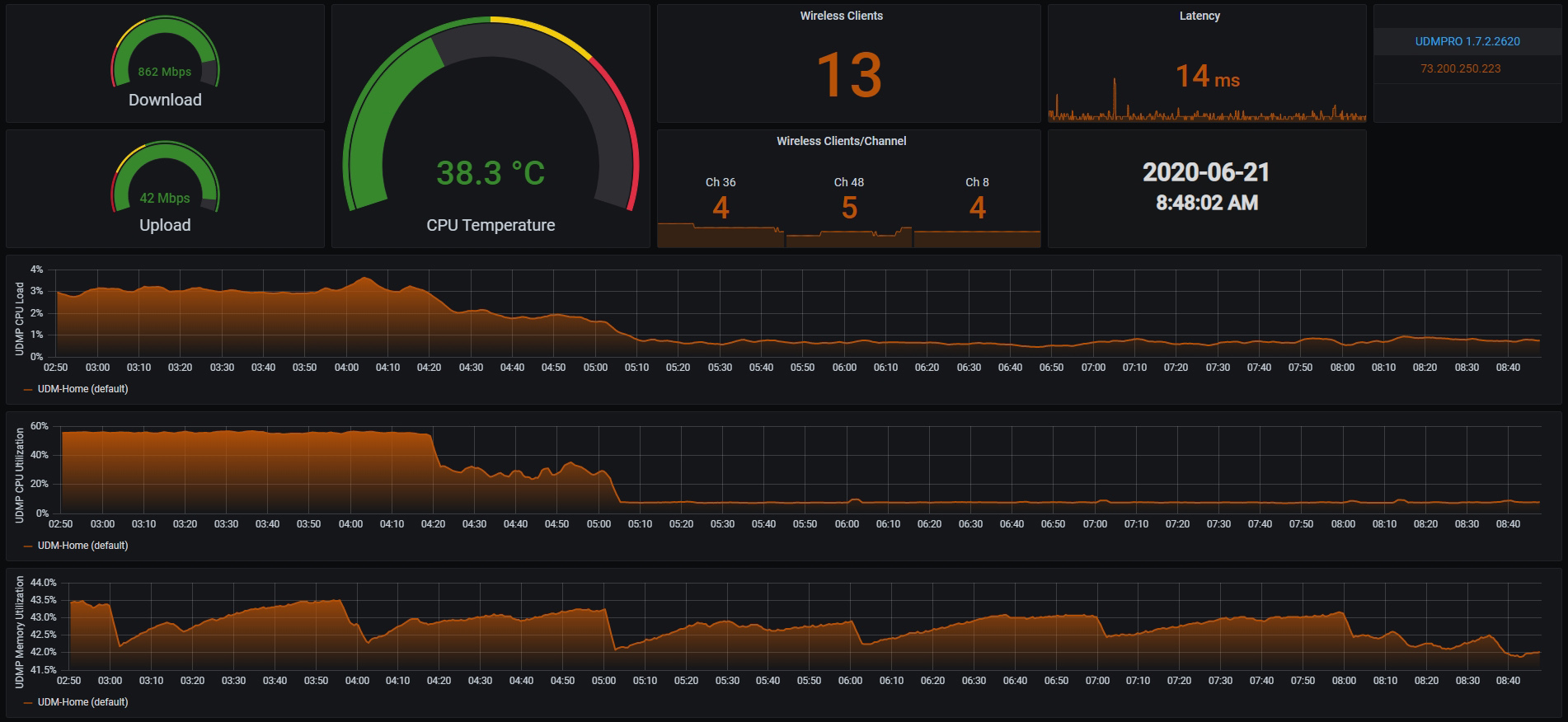
Utilized in conjunction with Unifi-Poller, this dashboard gives you the important metrics you want to see at a glance. Looking for suggestions or recommendations on things to add or change.
Data source config
Collector config:
Upload an updated version of an exported dashboard.json file from Grafana
| Revision | Description | Created | |
|---|---|---|---|
| Download |
Home Assistant
Easily monitor Home Assistant, an open source software platform designed for home automation, with Grafana Cloud's out-of-the-box monitoring solution.
Learn more