Cassandra
Monitoring Cassandra with Prometheus and telegraf agent using Jolokia agent.
Cassandra Dashboard
This Dashboard Monitor Cassandra using Promtheus as Data Source and telegraf as agent using jolokia input plugin.
Configuration
[[inputs.cassandra]]
context = "/jolokia/read"
servers = [":8778"]
metrics = ["/java.lang:type=GarbageCollector,name=ConcurrentMarkSweep/CollectionTime",
"/java.lang:type=GarbageCollector,name=ConcurrentMarkSweep/CollectionCount",
"/java.lang:type=GarbageCollector,name=ParNew/CollectionTime",
"/java.lang:type=GarbageCollector,name=ParNew/CollectionCount",
"/java.lang:type=Memory/HeapMemoryUsage",
"/java.lang:type=Memory/NonHeapMemoryUsage",
"/org.apache.cassandra.metrics:type=Cache,scope=KeyCache,name=Hits",
"/org.apache.cassandra.metrics:type=Cache,scope=KeyCache,name=Requests",
"/org.apache.cassandra.metrics:type=Cache,scope=KeyCache,name=Entries",
"/org.apache.cassandra.metrics:type=Cache,scope=KeyCache,name=Size",
"/org.apache.cassandra.metrics:type=Cache,scope=KeyCache,name=Capacity",
"/org.apache.cassandra.metrics:type=Cache,scope=RowCache,name=Hits",
"/org.apache.cassandra.metrics:type=Cache,scope=RowCache,name=Requests",
"/org.apache.cassandra.metrics:type=Cache,scope=RowCache,name=Entries",
"/org.apache.cassandra.metrics:type=Cache,scope=RowCache,name=Size",
"/org.apache.cassandra.metrics:type=Cache,scope=RowCache,name=Capacity",
"/org.apache.cassandra.metrics:type=Client,name=connectedNativeClients",
"/org.apache.cassandra.metrics:type=ClientRequest,scope=Read,name=TotalLatency",
"/org.apache.cassandra.metrics:type=ClientRequest,scope=Write,name=TotalLatency",
"/org.apache.cassandra.metrics:type=ClientRequest,scope=Read,name=Latency",
"/org.apache.cassandra.metrics:type=ClientRequest,scope=Write,name=Latency",
"/org.apache.cassandra.metrics:type=ClientRequest,scope=Read,name=Timeouts",
"/org.apache.cassandra.metrics:type=ClientRequest,scope=Write,name=Timeouts",
"/org.apache.cassandra.metrics:type=ClientRequest,scope=Read,name=Unavailables",
"/org.apache.cassandra.metrics:type=ClientRequest,scope=Write,name=Unavailables",
"/org.apache.cassandra.metrics:type=ClientRequest,scope=Read,name=Failures",
"/org.apache.cassandra.metrics:type=ClientRequest,scope=Write,name=Failures",
"/org.apache.cassandra.metrics:type=CommitLog,name=PendingTasks",
"/org.apache.cassandra.metrics:type=CommitLog,name=TotalCommitLogSize",
"/org.apache.cassandra.metrics:type=Compaction,name=CompletedTasks",
"/org.apache.cassandra.metrics:type=Compaction,name=PendingTasks",
"/org.apache.cassandra.metrics:type=Compaction,name=TotalCompactionsCompleted",
"/org.apache.cassandra.metrics:type=Compaction,name=BytesCompacted",
"/org.apache.cassandra.metrics:type=Storage,name=Load",
"/org.apache.cassandra.metrics:type=Storage,name=Exceptions",
"/org.apache.cassandra.metrics:type=Table,keyspace=*,scope=*,name=LiveDiskSpaceUsed",
"/org.apache.cassandra.metrics:type=Table,keyspace=*,scope=*,name=TotalDiskSpaceUsed",
"/org.apache.cassandra.metrics:type=Table,keyspace=*,scope=*,name=ReadLatency",
"/org.apache.cassandra.metrics:type=Table,keyspace=*,scope=*,name=CoordinatorReadLatency",
"/org.apache.cassandra.metrics:type=Table,keyspace=*,scope=*,name=WriteLatency",
"/org.apache.cassandra.metrics:type=Table,keyspace=*,scope=*,name=ReadTotalLatency",
"/org.apache.cassandra.metrics:type=Table,keyspace=*,scope=*,name=WriteTotalLatency",
"/org.apache.cassandra.metrics:type=ThreadPools,path=internal,scope=CompactionExecutor,name=ActiveTasks",
"/org.apache.cassandra.metrics:type=ThreadPools,path=internal,scope=AntiEntropyStage,name=ActiveTasks",
"/org.apache.cassandra.metrics:type=ThreadPools,path=request,scope=CounterMutationStage,name=PendingTasks",
"/org.apache.cassandra.metrics:type=ThreadPools,path=request,scope=CounterMutationStage,name=CurrentlyBlockedTasks",
"/org.apache.cassandra.metrics:type=ThreadPools,path=request,scope=MutationStage,name=PendingTasks",
"/org.apache.cassandra.metrics:type=ThreadPools,path=request,scope=MutationStage,name=CurrentlyBlockedTasks",\
"/org.apache.cassandra.metrics:type=ThreadPools,path=request,scope=ReadRepairStage,name=PendingTasks",
"/org.apache.cassandra.metrics:type=ThreadPools,path=request,scope=ReadRepairStage,name=CurrentlyBlockedTasks",
"/org.apache.cassandra.metrics:type=ThreadPools,path=request,scope=ReadStage,name=PendingTasks",
"/org.apache.cassandra.metrics:type=ThreadPools,path=request,scope=ReadStage,name=CurrentlyBlockedTasks",
"/org.apache.cassandra.metrics:type=ThreadPools,path=request,scope=RequestResponseStage,name=PendingTasks",
"/org.apache.cassandra.metrics:type=ThreadPools,path=request,scope=RequestResponseStage,name=CurrentlyBlockedTasks"
]Cassandra Dashboard’s Panels
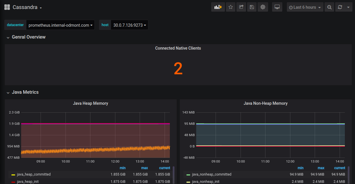
Genral Overview
- Connected Native Clients
Java Metrics
- Java Heap Memory
- Java Non-Heap Memory
- Garbage Collection Count
Cassandra Overview
- Client Read Latency
- Client Write Latency
- Table ReadLatency
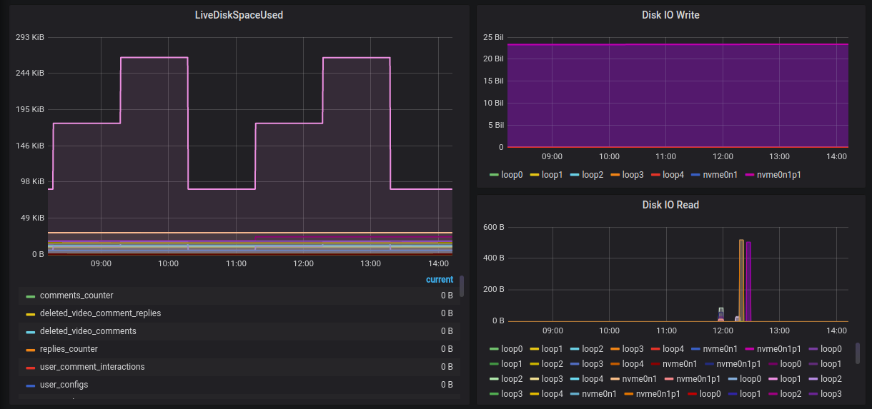
- LiveDiskSpaceUsed
- Disk IO Write
- Disk IO Read
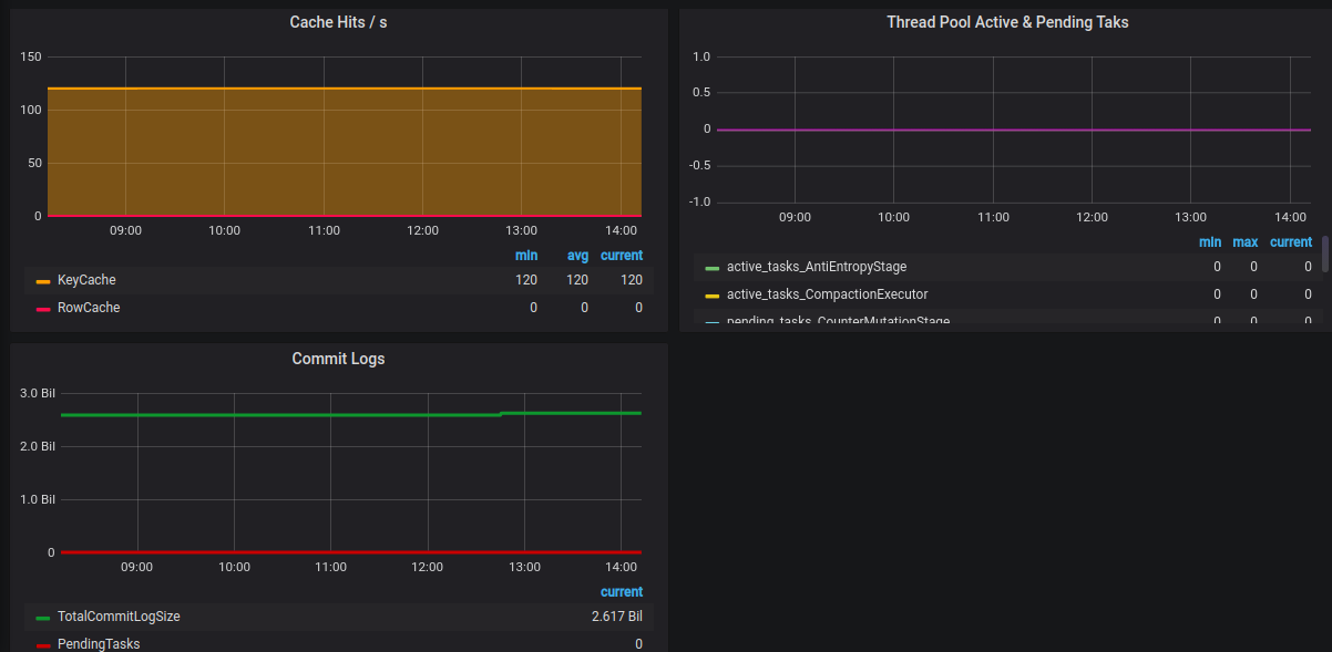
- Cache Hits/s
- Thread Pool Active & Pending Tasks
- Commit Logs
Contributor Information
Data source config
Collector config:
Upload an updated version of an exported dashboard.json file from Grafana
| Revision | Description | Created | |
|---|---|---|---|
| Download |
Apache Cassandra
Easily monitor Apache Cassandra, the popular open source NoSQL distributed database, with Grafana Cloud's out-of-the-box monitoring solution.
Learn more