SNMP Interface Detail
Detailed interface stats from prometheus snmp exporter
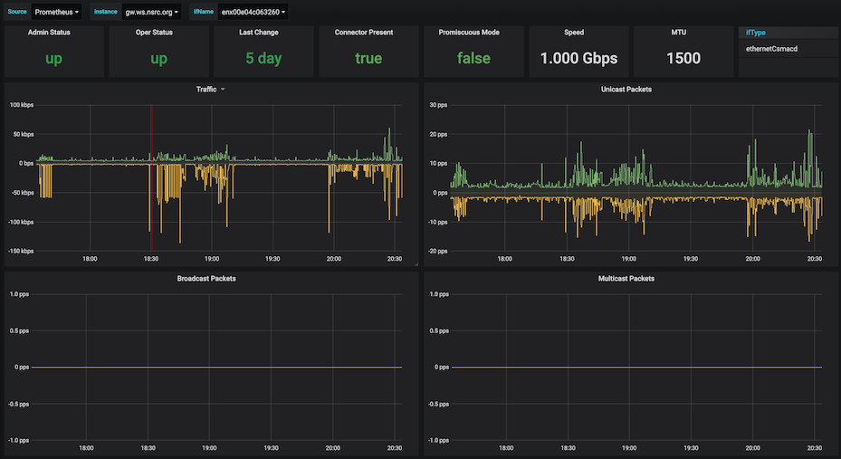
Select a single interface and get detailed graphs from snmp exporter - traffic, unicast/multicast/broadcast packets, errors and discards
Data source config
Collector config:
Upload an updated version of an exported dashboard.json file from Grafana
| Revision | Description | Created | |
|---|---|---|---|
| Download |
SNMP
Easily monitor any generic SNMP (Simple Network Management Protocol) device with Grafana Cloud's out-of-the-box monitoring solution.
Learn more