System Informationn

System Information Dashboard provides information about the node

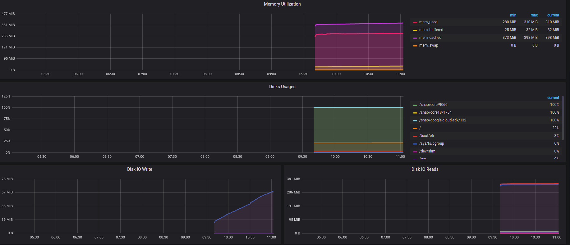
System Informationn screenshot 1
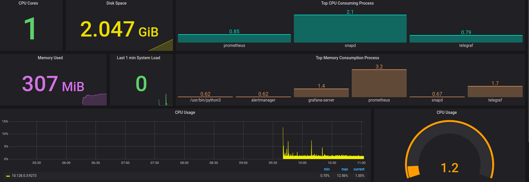
System Informationn screenshot 2

Telegraf Input Plugins

Following are the basic telegraf Configuration can be use.

[global_tags]


# Configuration for telegraf agent
[agent]
    interval = "10s"
    debug = false
    hostname = "theone.us-central1-a.c.theone-277307.internal"
    round_interval = true
    flush_interval = "10s"
    flush_jitter = "0s"
    collection_jitter = "0s"
    metric_batch_size = 1000
    metric_buffer_limit = 10000
    quiet = false
    logfile = "/var/log/telegraf/telegraf.log"
    omit_hostname = false


###############################################################################
#                                  OUTPUTS                                    #
###############################################################################

[[outputs.prometheus_client]]
    listen = ":9273"

###############################################################################
#                                  INPUTS                                     #
###############################################################################

[[inputs.cpu]]
    percpu = true
[[inputs.disk]]
[[inputs.io]]
[[inputs.mem]]
[[inputs.net]]
[[inputs.system]]
[[inputs.swap]]
[[inputs.netstat]]
[[inputs.processes]]
[[inputs.kernel]]
[[inputs.diskio]]
[[inputs.procstat]]
    user = "root,telegraf,ubuntu"

Panels using in Dashboard

  • Number of CPU Cores of node.
  • OS Disk Space Used Currently.
  • Currently Memory Using.
  • Last 1 min System Load.
  • Top CPU Consuming Process running on node.
  • Top Memory Cunsuming Prcess running on node.
  • CPU Utilization.
  • Memory Utilization.
  • Disk Space usages on each mount point.
  • Disk IO Write.
  • Disk IO READ.
  • Network Input
  • Network Output

Contributor Information

mahesh.kumar@opstree.com

Revisions
RevisionDescriptionCreated

Get this dashboard

Import the dashboard template

or

Download JSON

Datasource
Dependencies