Speedtest Exporter v2
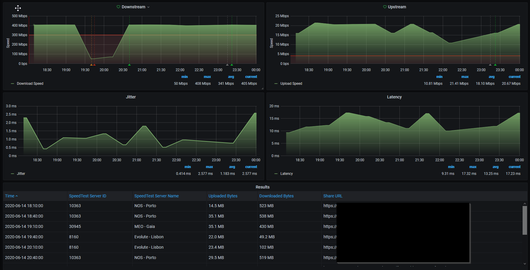
Dashboard for my Speedtest exporter. V2 has a results table with: - Time - Speedtest Server ID - Speedtest Server Name - Share URL - Uploaded and downloaded bytes
Visit my github page for full details on how to implement this dashboard
Github link: https://github.com/h2xtreme/prometheus-speedtest-exporter
Data source config
Collector type:
Collector plugins:
Collector config:
Revisions
Upload an updated version of an exported dashboard.json file from Grafana
| Revision | Description | Created | |
|---|---|---|---|
| Download |