Kafka Dashboard
kafka_export dashboard
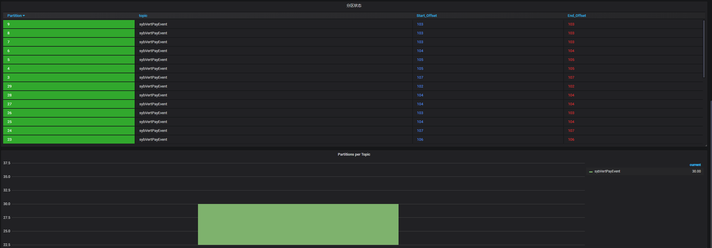
需要先运行Kafka_export,并且prometheus能成功获取到数据,即可成功展示数据。
Data source config
Collector config:
Upload an updated version of an exported dashboard.json file from Grafana
| Revision | Description | Created | |
|---|---|---|---|
| Download |
Kafka
Easily monitor your Kafka deployment with Grafana Cloud's out-of-the-box monitoring solution.
Learn more