Choria AAA
Dashboard for the Choria AAA Service
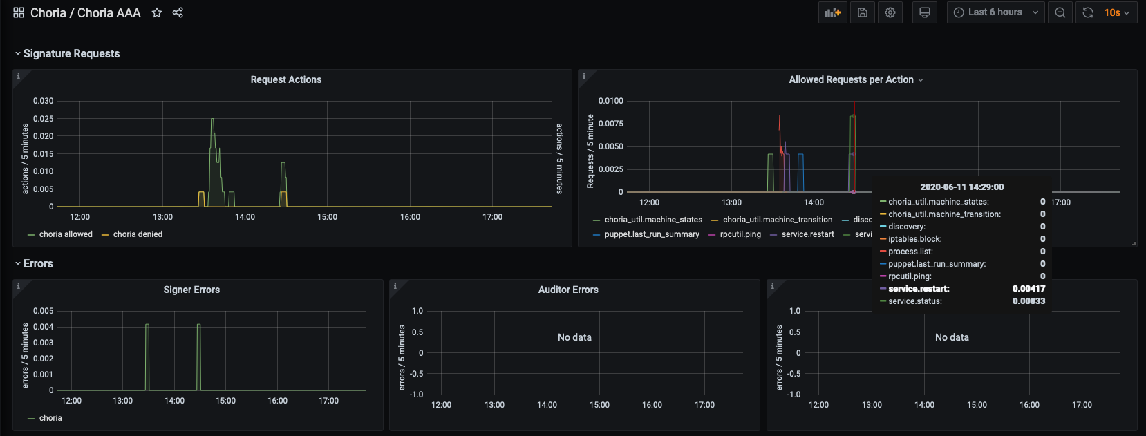
Dashboard show authorizations, logins and signing requests for the Choria AAA Service broken down by site
Data source config
Collector config:
Upload an updated version of an exported dashboard.json file from Grafana
| Revision | Description | Created | |
|---|---|---|---|
| Download |
