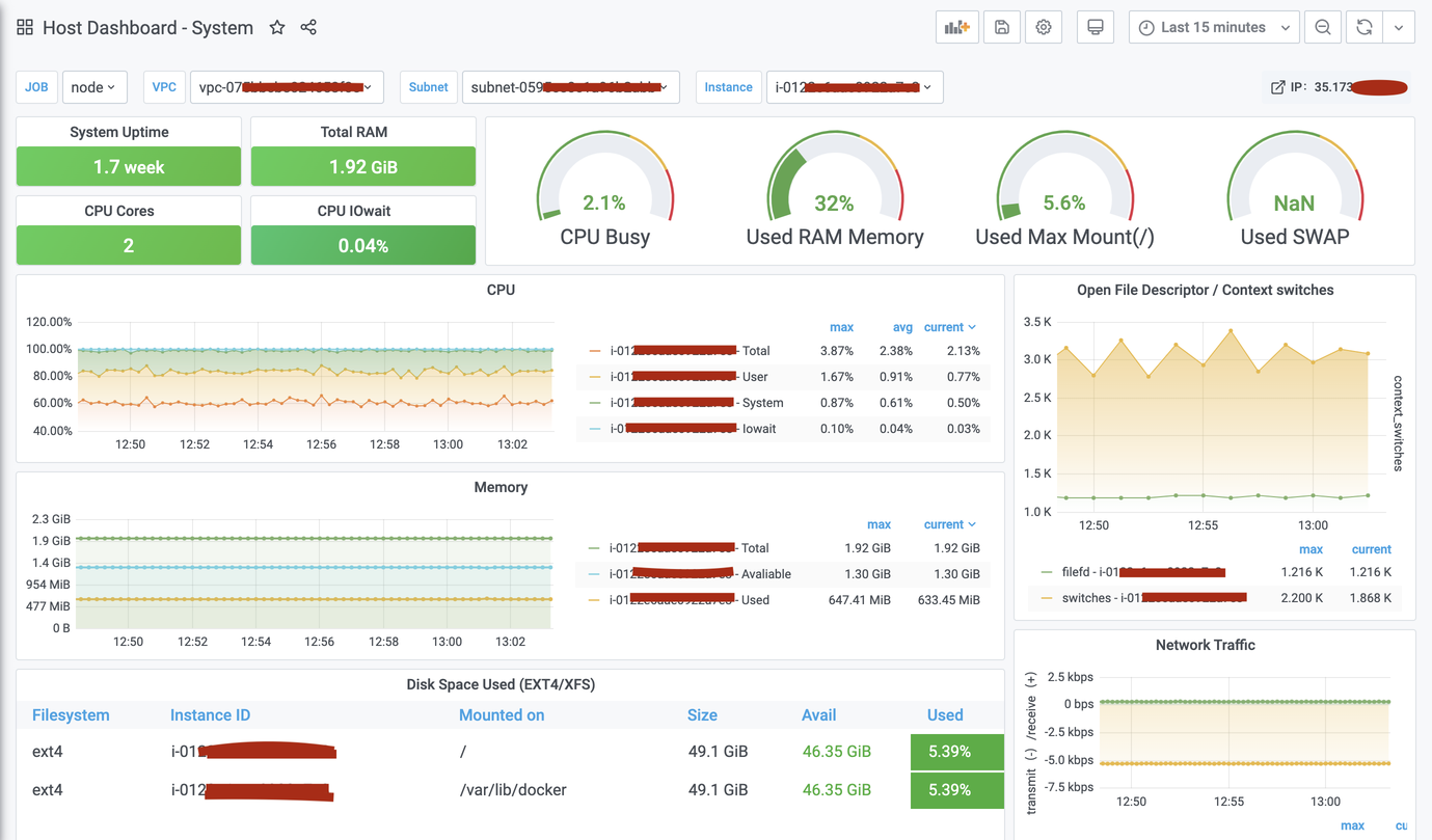
Host Dashboard - System
Display Includes: CPU, memory, disk IO, network and other monitoring metrics。
Monitoring Linux host using the metrics from Node Exporter having scrapper scrapping data via service discovery(AWS)
More details: https://github.com/vikramjakhr/adhoc/tree/master/monitoring
Data source config
Collector config:
Upload an updated version of an exported dashboard.json file from Grafana
| Revision | Description | Created | |
|---|---|---|---|
| Download |
