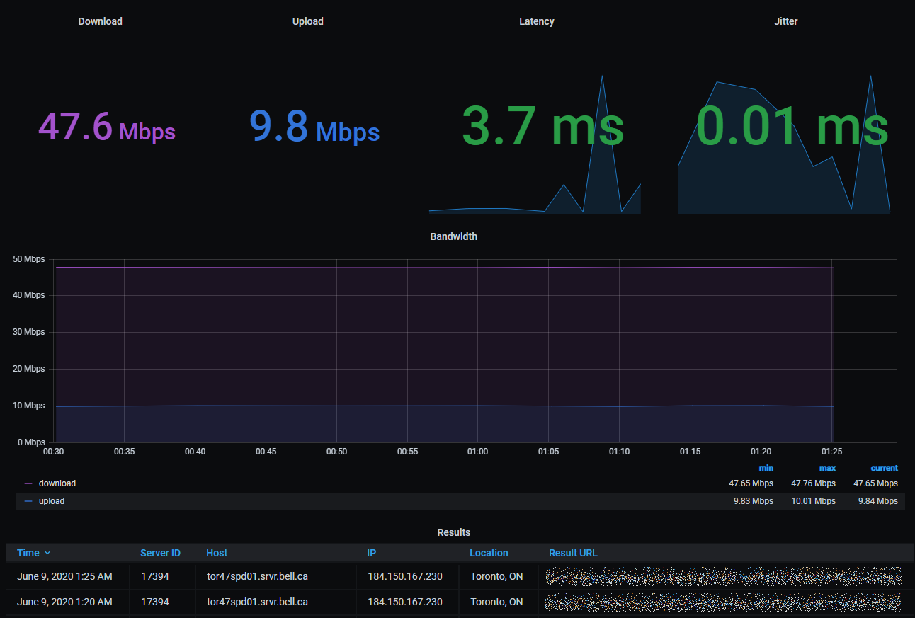
Internet Speed Test
Display SpeedTest.net results
See installation instruction at https://github.com/Derek-K/telegraf-speedtest
Require SpeedTest.net API at https://www.speedtest.net/apps/cli
**Please change each panel, the “host” value in query to your hostname accordingly
Data source config
Collector config:
Upload an updated version of an exported dashboard.json file from Grafana
| Revision | Description | Created | |
|---|---|---|---|
| Download |
