My Polkadot Metrics
Polkadot network node metrics
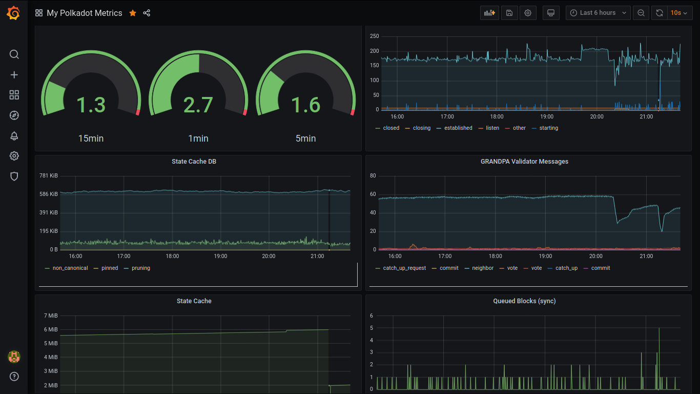
Polkadot node metrics
A multi-blockchain node built with Rust running the core functionality on WebAssembly.
Metrics
- Chain height
- Network downstream/upstream traffic
- Memory
- CPU
- Rate of tasks
- Currently running tasks
- Peers connected, discovered, requested
- Load Average
- Libp2p netstat
- State cache DB
- GRANDPA validator messages
- Queued blocks
- Number of transactions in the ready queue
- Number of leaves
Data source config
Collector config:
Upload an updated version of an exported dashboard.json file from Grafana
| Revision | Description | Created | |
|---|---|---|---|
| Download |
