Fargate Pod Requests
Get your Kubernetes pods resources usage against requests
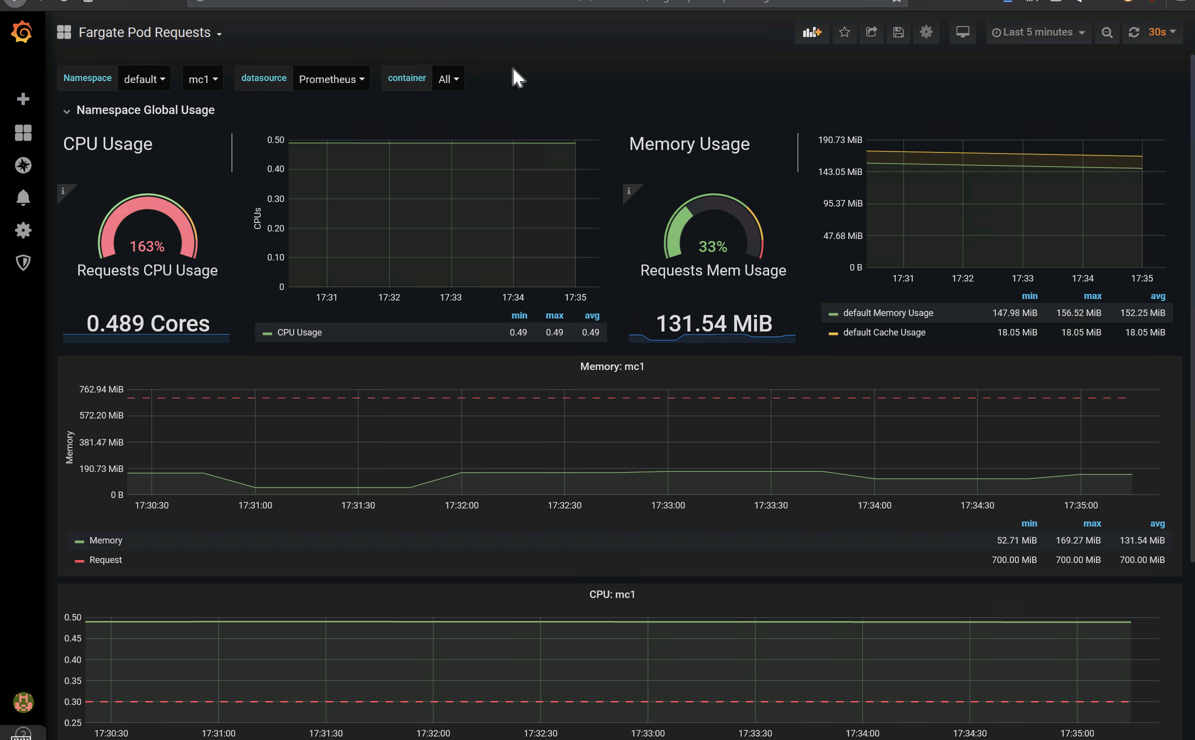
This dashboard shows CPU and Memory usage against compute resource requests
Data source config
Collector config:
Upload an updated version of an exported dashboard.json file from Grafana
| Revision | Description | Created | |
|---|---|---|---|
| Download |
