Moodle with postgres
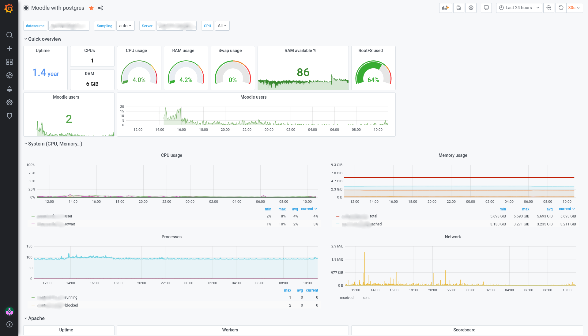
Dashboard for moodle with postgresql. - system overview - apache overview - postgresl ovelview - number of moodle users
Dashboard for telegraf, influxDB and Graana
Inputs for telegraf :
[[inputs.cpu]]
[[inputs.disk]]
[[inputs.diskio]]
[[inputs.kernel]]
[[inputs.mem]]
[[inputs.processes]]
[[inputs.swap]]
[[inputs.system]]
[[inputs.exec]]
[[inputs.apache]]
[[inputs.postgresql]]Data source config
Collector config:
Upload an updated version of an exported dashboard.json file from Grafana
| Revision | Description | Created | |
|---|---|---|---|
| Download |
PostgreSQL
Easily monitor your deployment of PostgreSQL, the open source relational database, with Grafana Cloud's out-of-the-box monitoring solution.
Learn more