Grünbeck Weichwasseranlage
Grünbeck Weichwasseranlage Softliq SC18
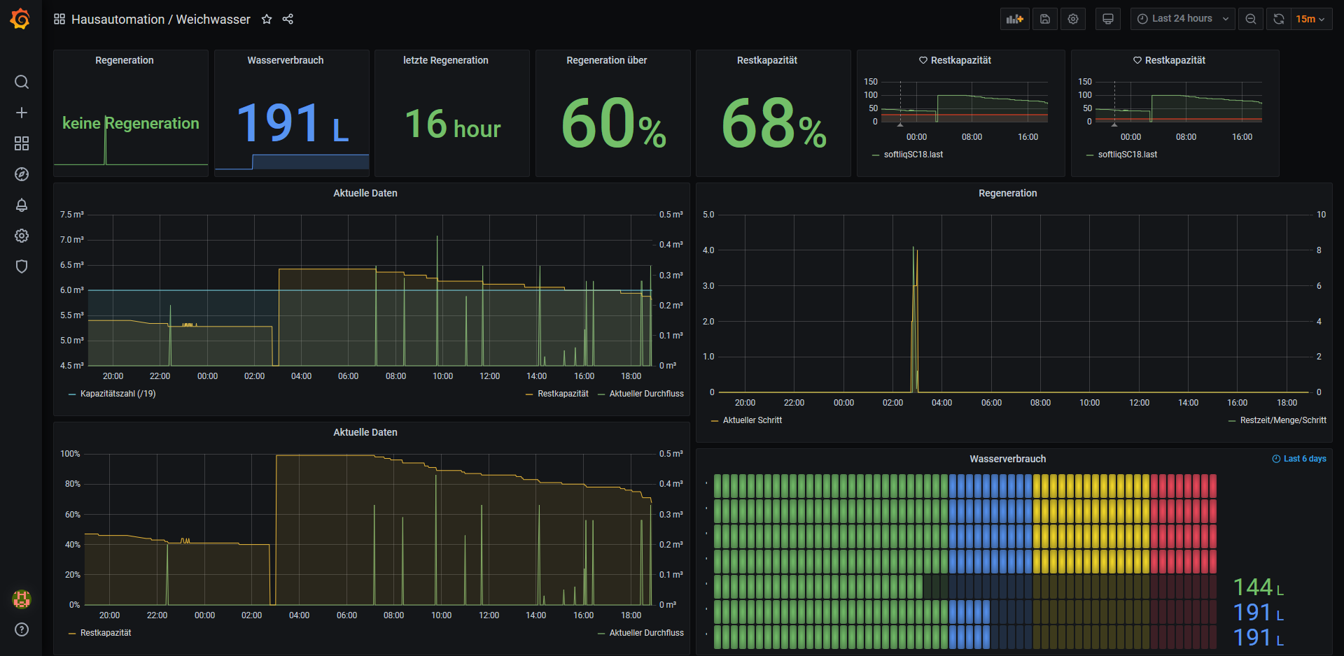
Einbinden der Schnittstelle einer Grünbeck Weichwasseranlage Softliq SC18 in InfluxDB und Grafana
https://blog.gwarg.de/2020/06/06/weichwasseranlage-gruenbeck-softliq-sc18-influxdb-und-grafana/
edit [09.06.2020]: kleines Update
Data source config
Collector config:
Upload an updated version of an exported dashboard.json file from Grafana
| Revision | Description | Created | |
|---|---|---|---|
| Download |
