ICMP exporter
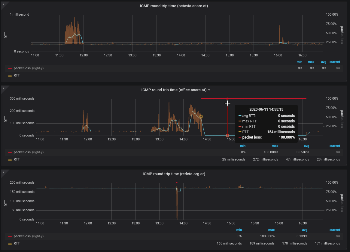
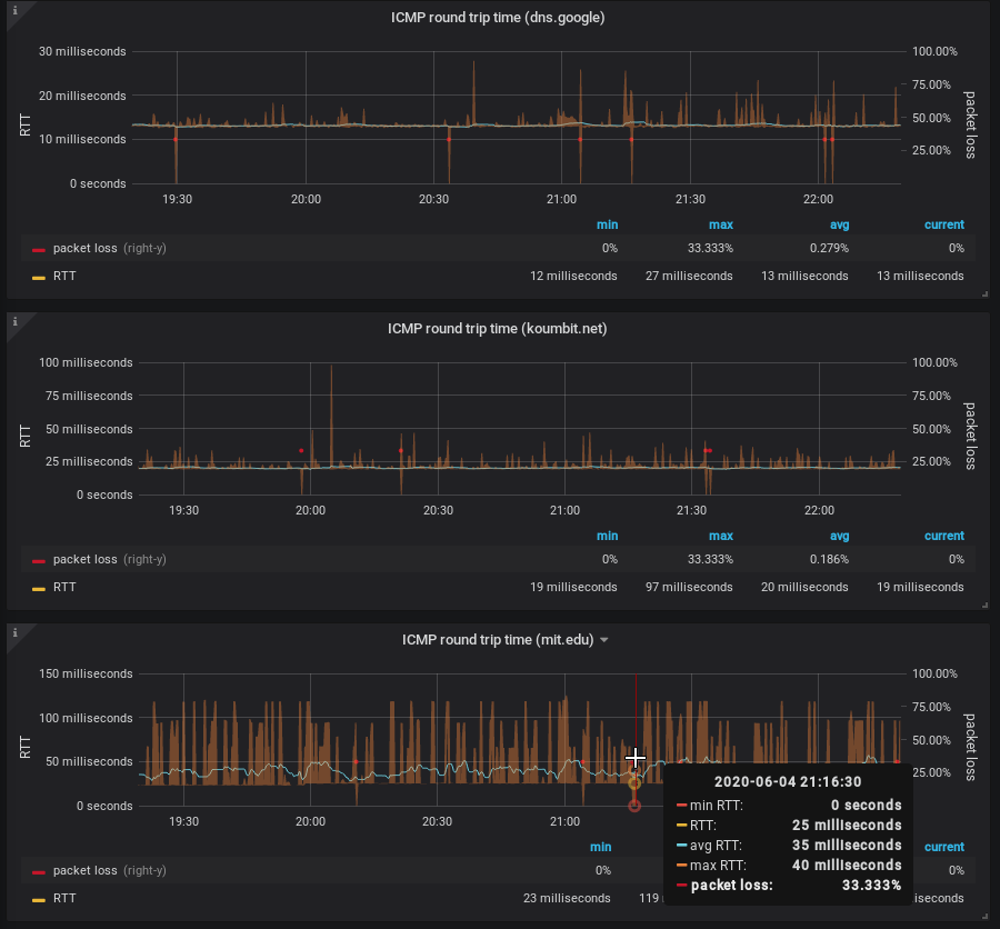
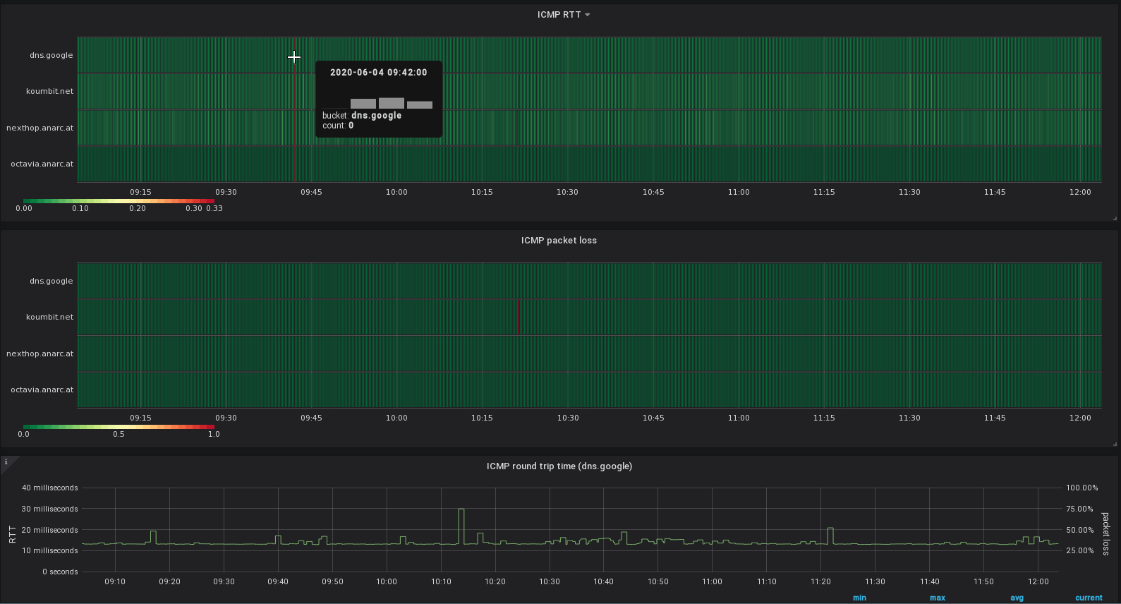
This dashboard will represent metrics collected by the ICMP probe of the blackbox exporter and graph them in something that somewhat ressembles what good old Smokeping does.
Feel free to contact me for improvements or questions, anarcat AT debian.
See also the larger discussion at https://anarc.at/blog/2020-06-04-replacing-smokeping-prometheus/ and the upstream repository at: https://gitlab.com/anarcat/grafana-dashboards
Data source config
Collector config:
Upload an updated version of an exported dashboard.json file from Grafana
| Revision | Description | Created | |
|---|---|---|---|
| Download |
