PDNS recursor stats
PowerDNS Recursor built-in exporter stats
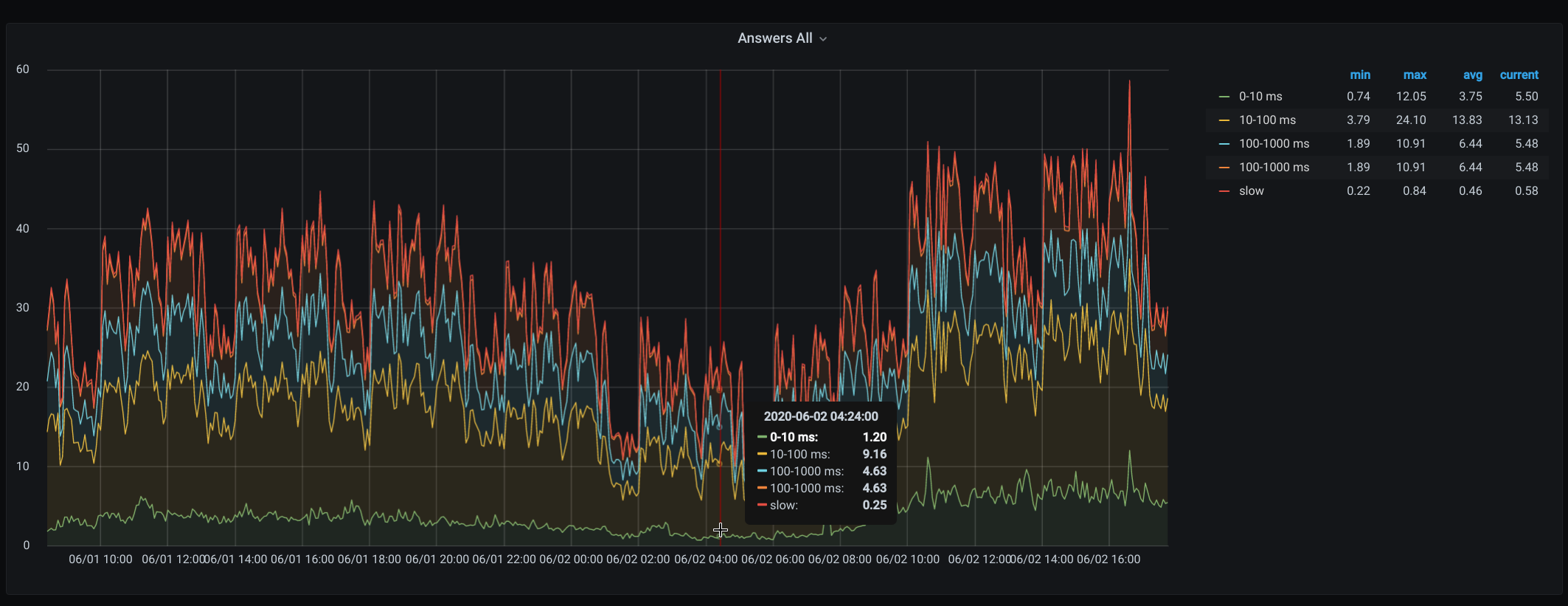
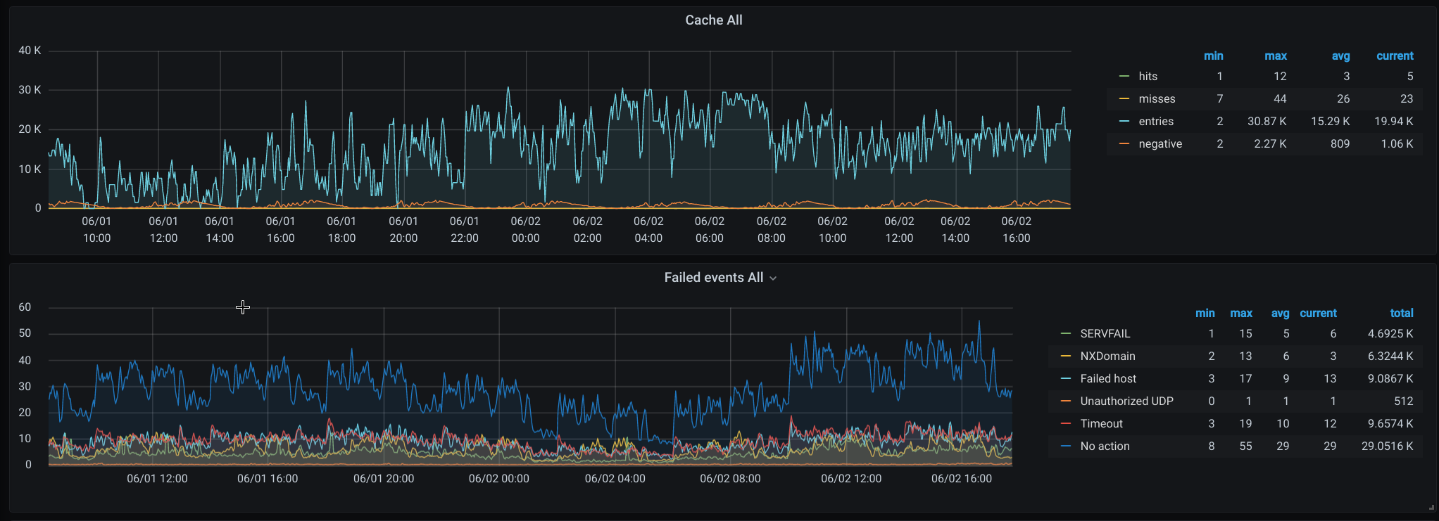
Enable built-in web-server to get metrics directly from pdns-recursor. https://doc.powerdns.com/recursor/http-api/index.html Dashboard display key metrics form recursors, you can choose server or see All(see variables)
Data source config
Collector config:
Upload an updated version of an exported dashboard.json file from Grafana
| Revision | Description | Created | |
|---|---|---|---|
| Download |
