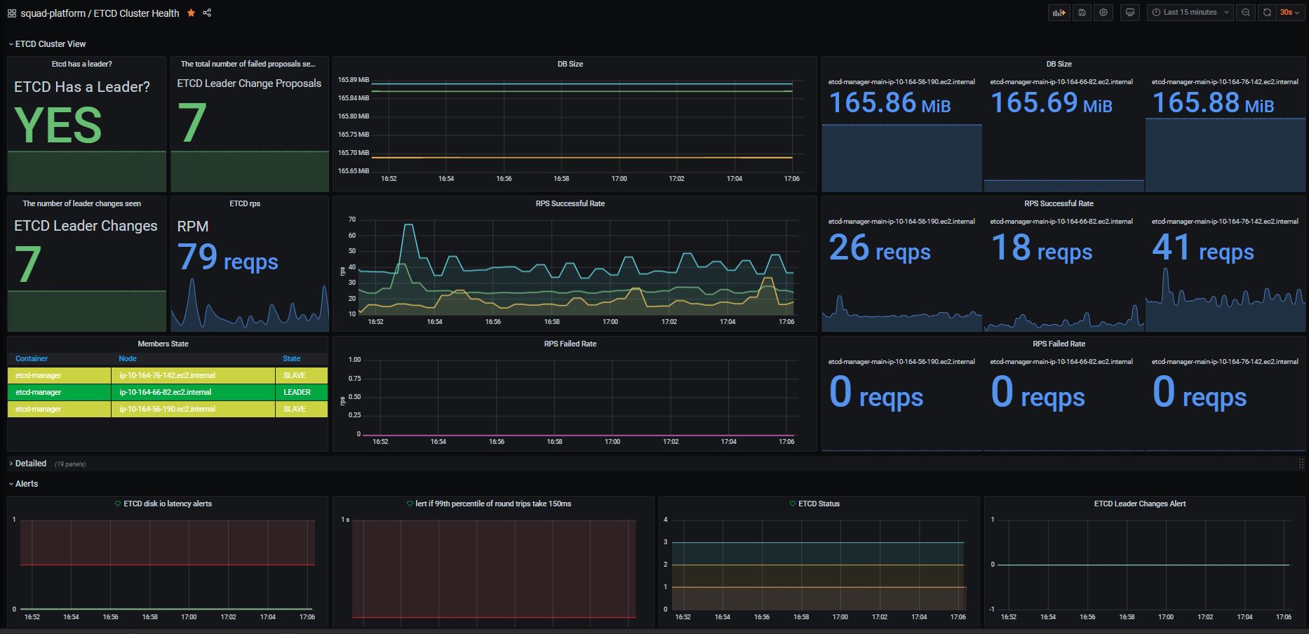
K8S - ETCD Cluster Health
Etcd Dashboard for Prometheus metrics scraper
This dashboards will show you all information needed to monitor your ETCD Cluster.
- Cluster Status
- Leader Changes
- Resources Utilization
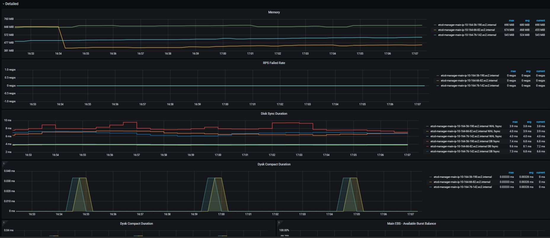
- Detailed informations
- A row of alarms
To use it, you must have:
- Metrics Server Exporter
- Kube State Metrics
- ETCD v3.0.0+
- Kubernetes 1.14.0+
Prometheus ETCD Scrap Config:
- job_name: 'etcd-manager'
kubernetes_sd_configs:
- role: pod
tls_config:
ca_file: /etc/prometheus/etcd-certs/etcd-clients-ca.crt
cert_file: /etc/prometheus/etcd-certs/prometheus-etcd.crt
key_file: /etc/prometheus/etcd-certs/prometheus-etcd.key
insecure_skip_verify: true
scheme: https
metrics_path: '/metrics'
relabel_configs:
- action: keep
regex: ^(etcd-manager-main-.*)$
source_labels:
- __meta_kubernetes_pod_name
- source_labels: [__address__]
action: replace
regex: (.+)
replacement: $1:4001
target_label: __address__
- source_labels: [__meta_kubernetes_pod_node_name]
action: replace
target_label: node_name
- source_labels: [__meta_kubernetes_pod_name]
action: replace
target_label: pod_name
- source_labels: [__meta_kubernetes_pod_container_name]
action: replace
target_label: container_name
- action: labelmap
regex: __meta_kubernetes_pod_label_(.+)
replacement: $1
Data source config
Collector config:
Upload an updated version of an exported dashboard.json file from Grafana
| Revision | Description | Created | |
|---|---|---|---|
| Download |
Kubernetes
Monitor your Kubernetes deployment with prebuilt visualizations that allow you to drill down from a high-level cluster overview to pod-specific details in minutes.
Learn more