Monitoring VMs on OpenStack
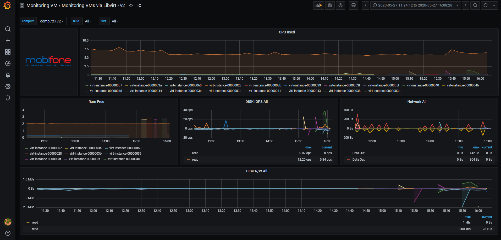
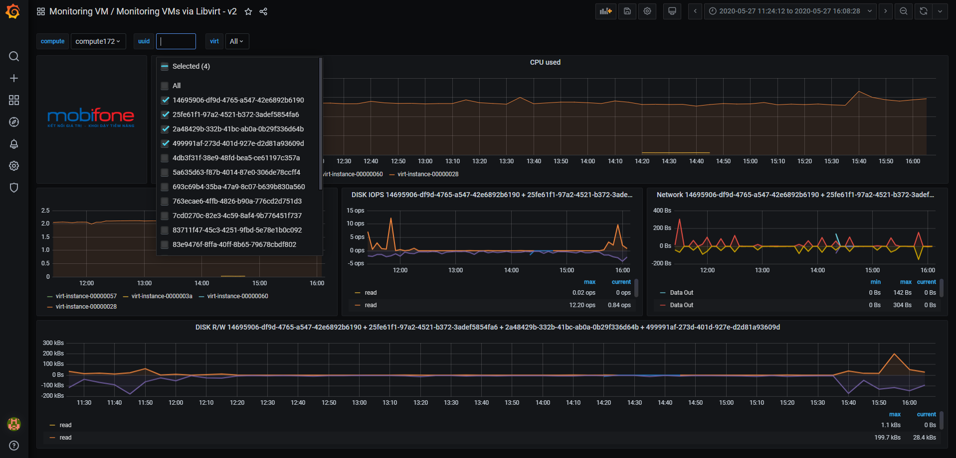
Monitoring VMs on OpenStack or KVM via Libvirt
Data source config
Collector config:
Upload an updated version of an exported dashboard.json file from Grafana
| Revision | Description | Created | |
|---|---|---|---|
| Download |
OpenStack
Easily monitor OpenStack, a collection of open source cloud infrastructure components, with Grafana Cloud's out-of-the-box monitoring solution.
Learn more