Fitbit Archive Export
Overview for fitbit-api-exporter/fitbit_export_loader exported data ( https://gitlab.com/fsvm88/fitbit-api-exporter/fitbit_export_loader.py )
- requires an InfluxDB database built by fitbit-api-exporter/fitbit_export_loader
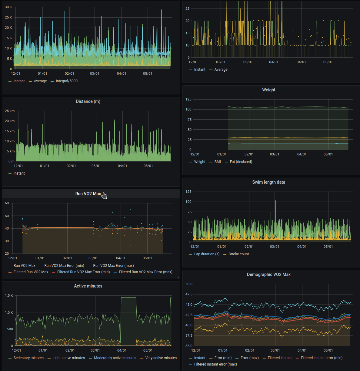
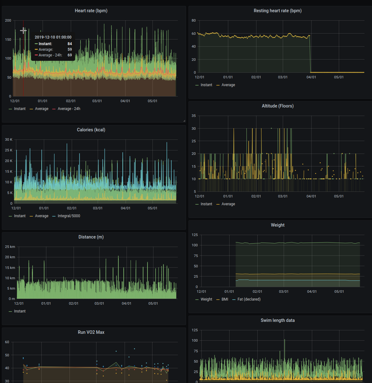
- many panels aggregate similar data from many series (e.g: Demographic VO2 Max is built from 6 series)
- some metrics are populated only if the user manually inserted data for them (e.g: food logs, fat %)
- many metrics loaded by the export loader are not actually used, this dashboard is just a template for the data I considered most interesting
Data source config
Collector config:
Upload an updated version of an exported dashboard.json file from Grafana
| Revision | Description | Created | |
|---|---|---|---|
| Download |
