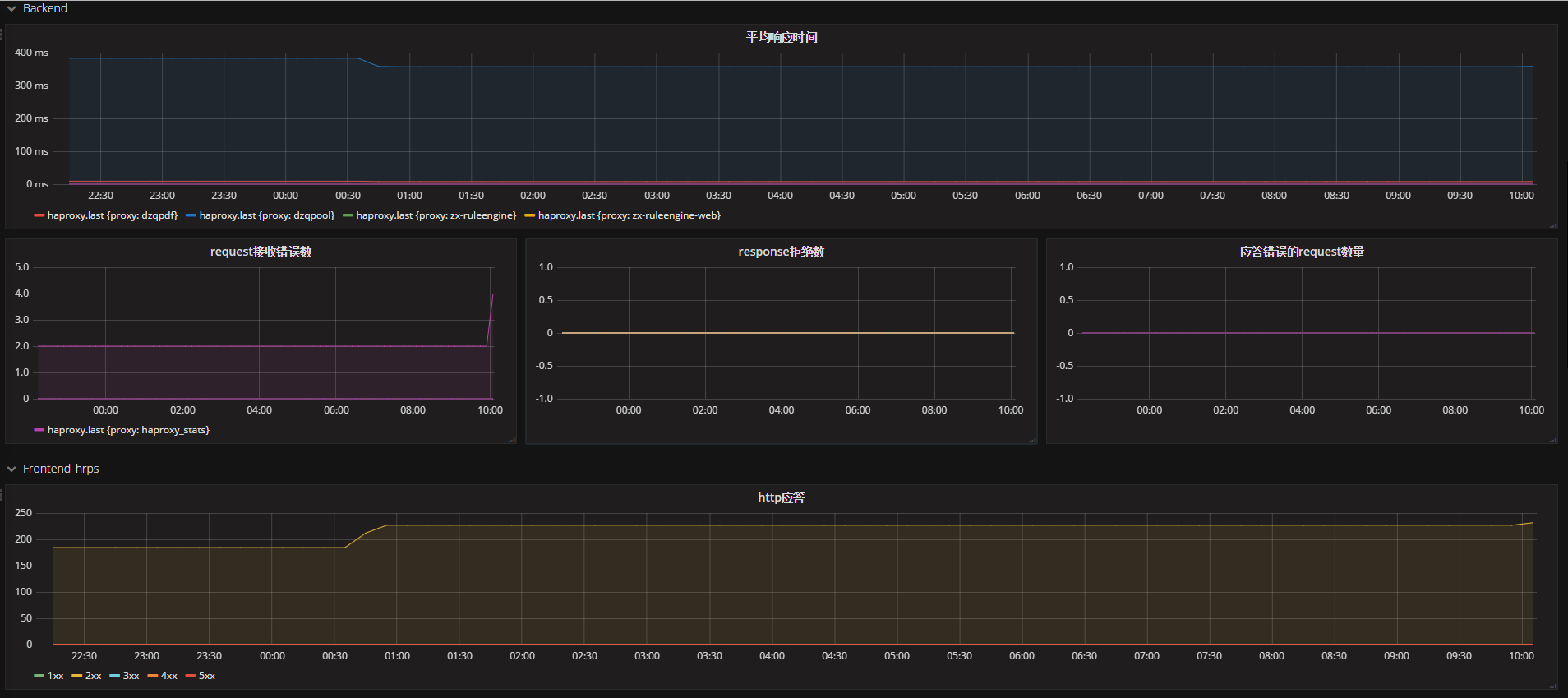
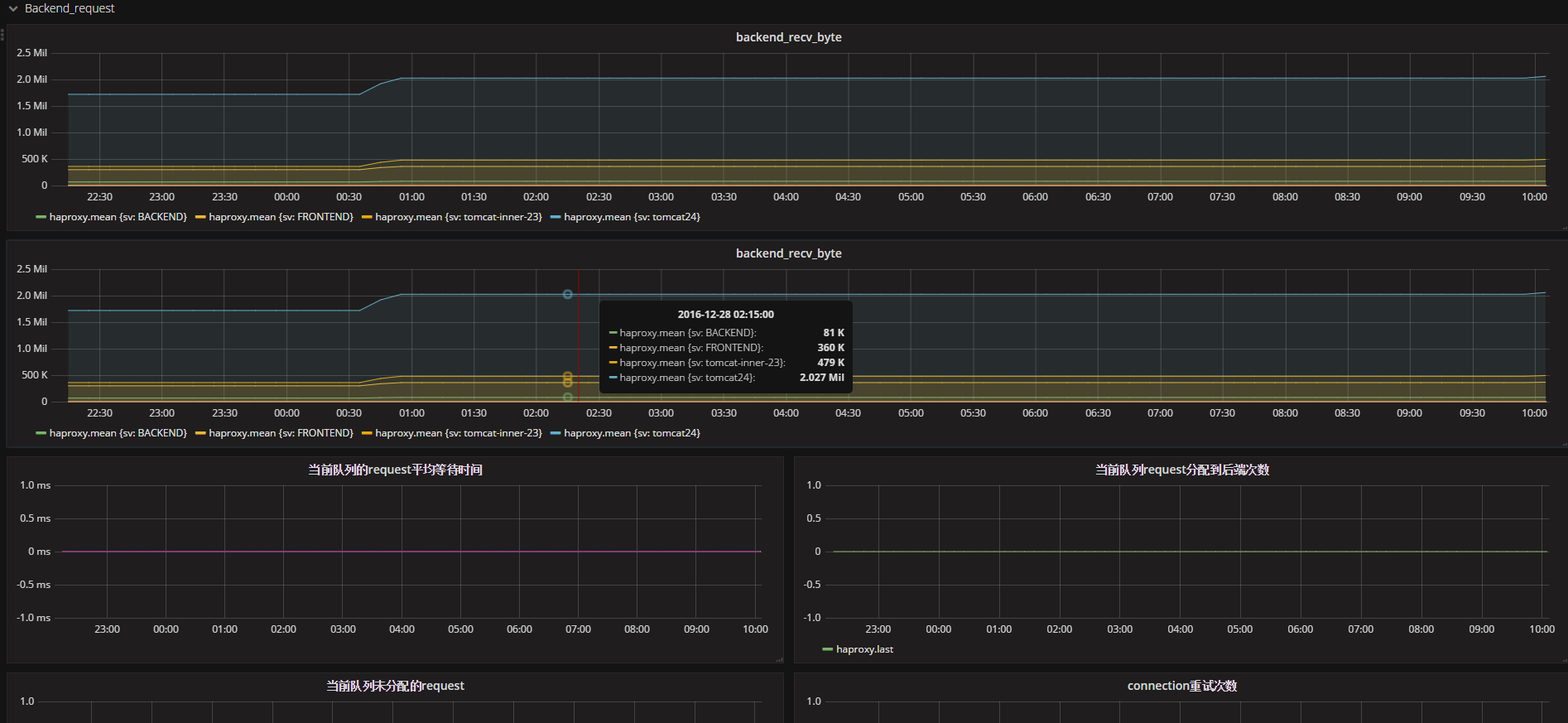
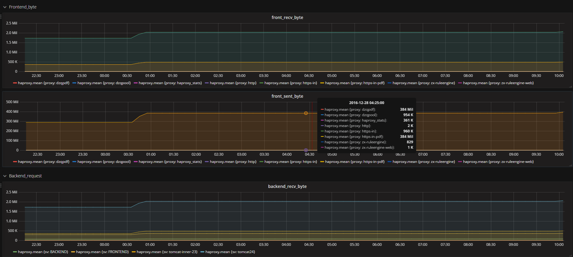
HAproxy metric
针对haproxy的influxdb数据库模板
haproxy.cfg: global stats socket /var/run/haproxy.sock mode 666 level user
Data source config
Collector config:
Upload an updated version of an exported dashboard.json file from Grafana
| Revision | Description | Created | |
|---|---|---|---|
| Download |
HAProxy
Easily monitor HAProxy, a free, fast, and reliable reverse-proxy, with Grafana Cloud's out-of-the-box monitoring solution.
Learn more