Trivy Vulneribilities - image overview
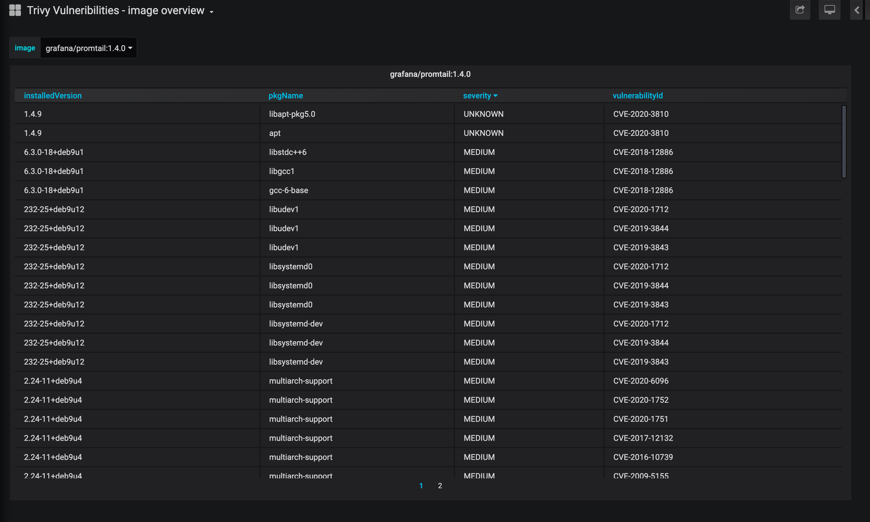
Dashboard for Kube Trivy Exporter https://github.com/kaidotdev/kube-trivy-exporter For an overview install this dashboard alongside https://grafana.com/grafana/dashboards/12331
Data source config
Collector config:
Upload an updated version of an exported dashboard.json file from Grafana
| Revision | Description | Created | |
|---|---|---|---|
| Download |
