Bind9 Exporter DNS
Bind9 DNS Service Statistics.
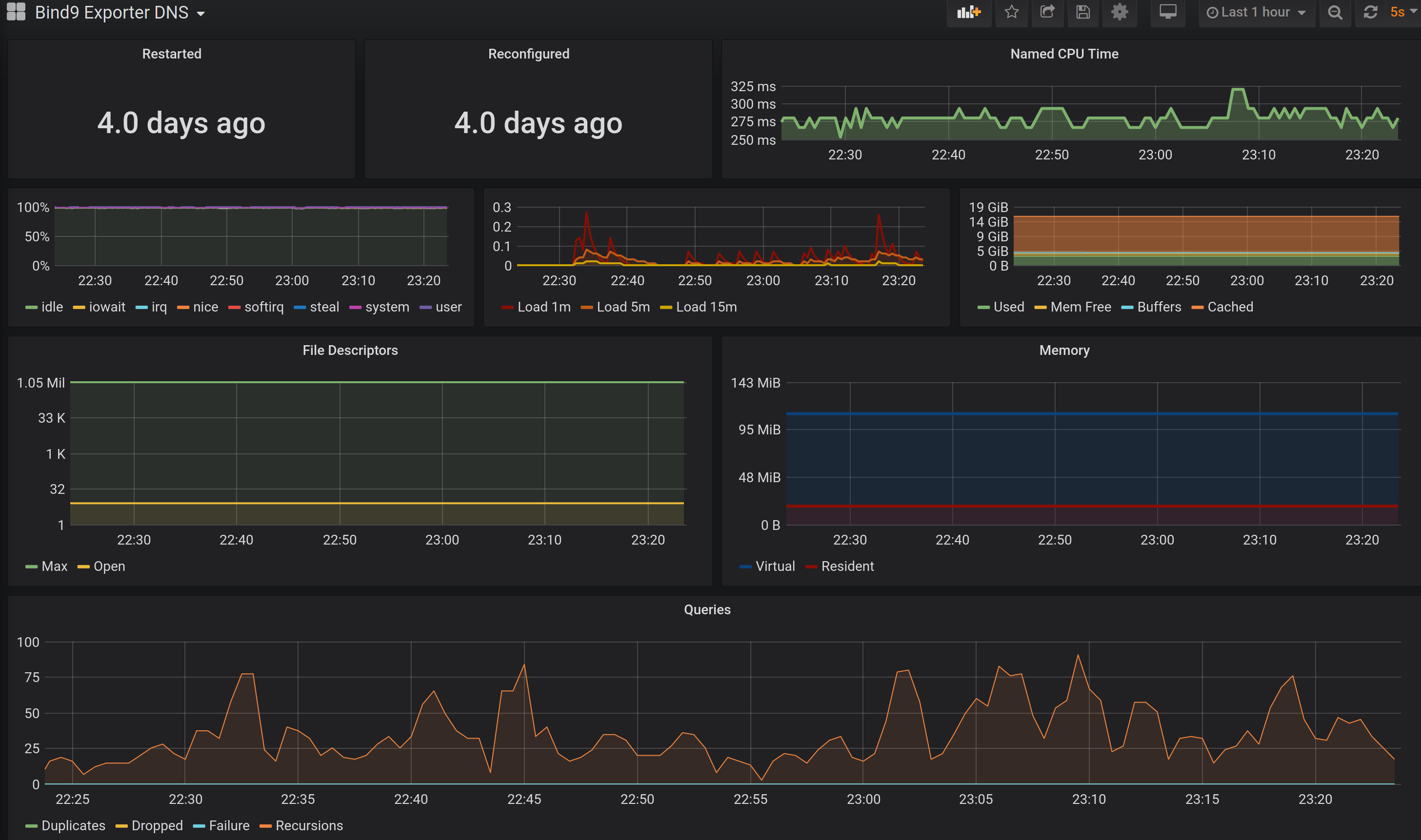
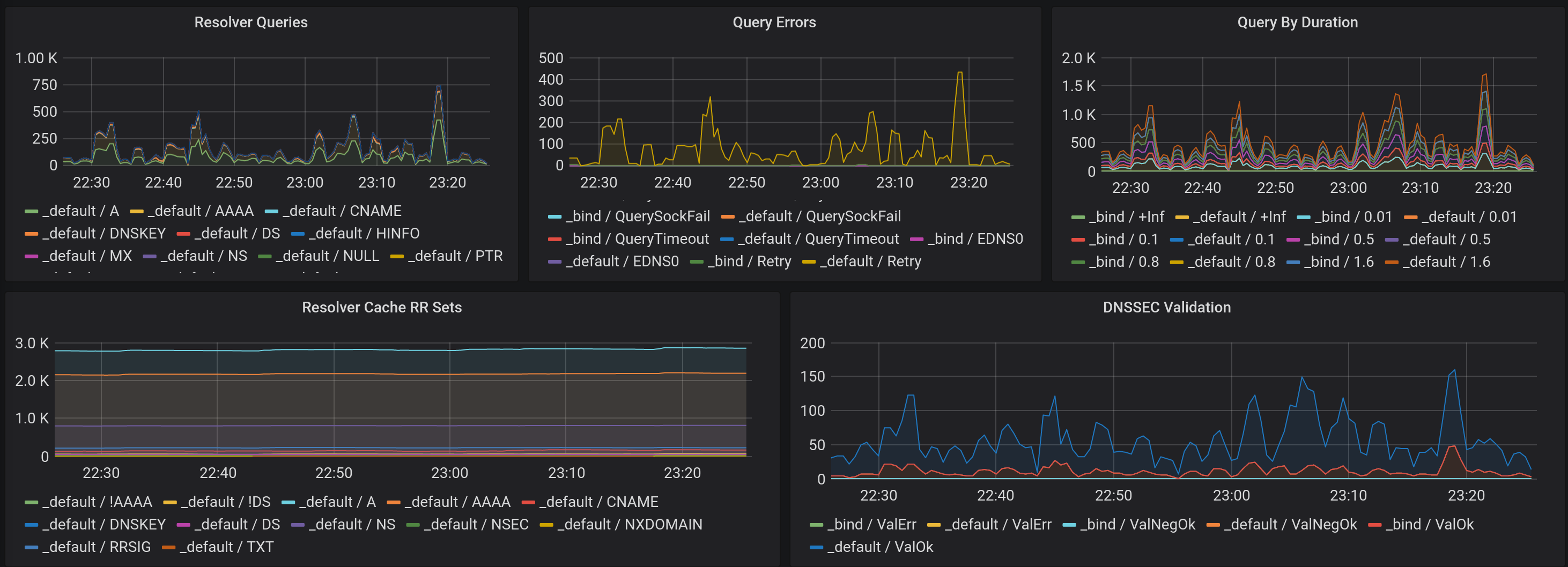
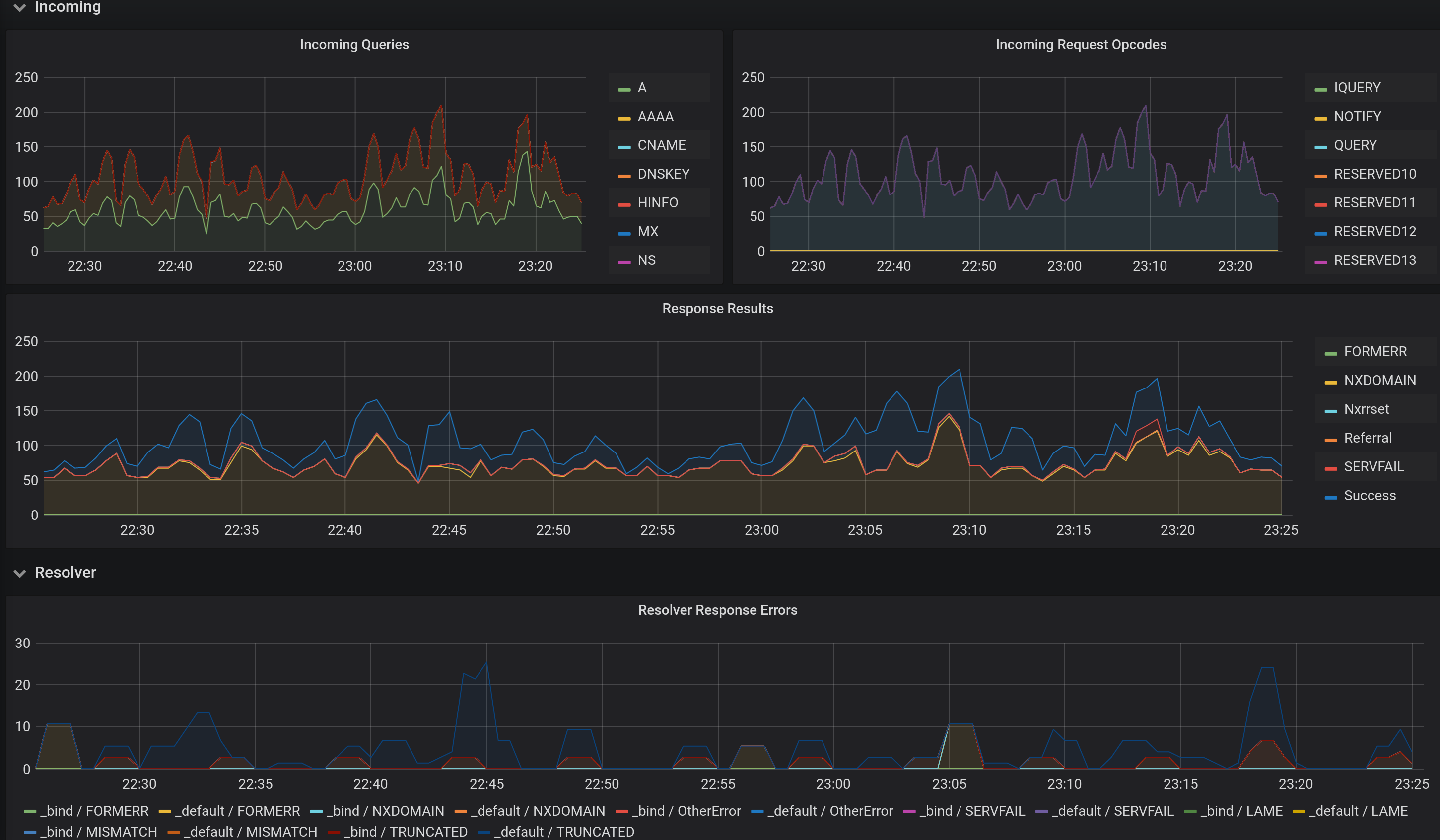
This dashboard is designed to display metrics collected by prometheus from the bind_exporter (ISC BIND DNS server). The bind_exporter is created by DigitalOcean and hosted at https://github.com/prometheus-community/bind_exporter.
Improved over the original version Bind DNS
Source here: Github
Data source config
Collector config:
Upload an updated version of an exported dashboard.json file from Grafana
| Revision | Description | Created | |
|---|---|---|---|
| Download |
