Open Weather Map
Access current weather data for any location on Earth including over 200,000 cities!
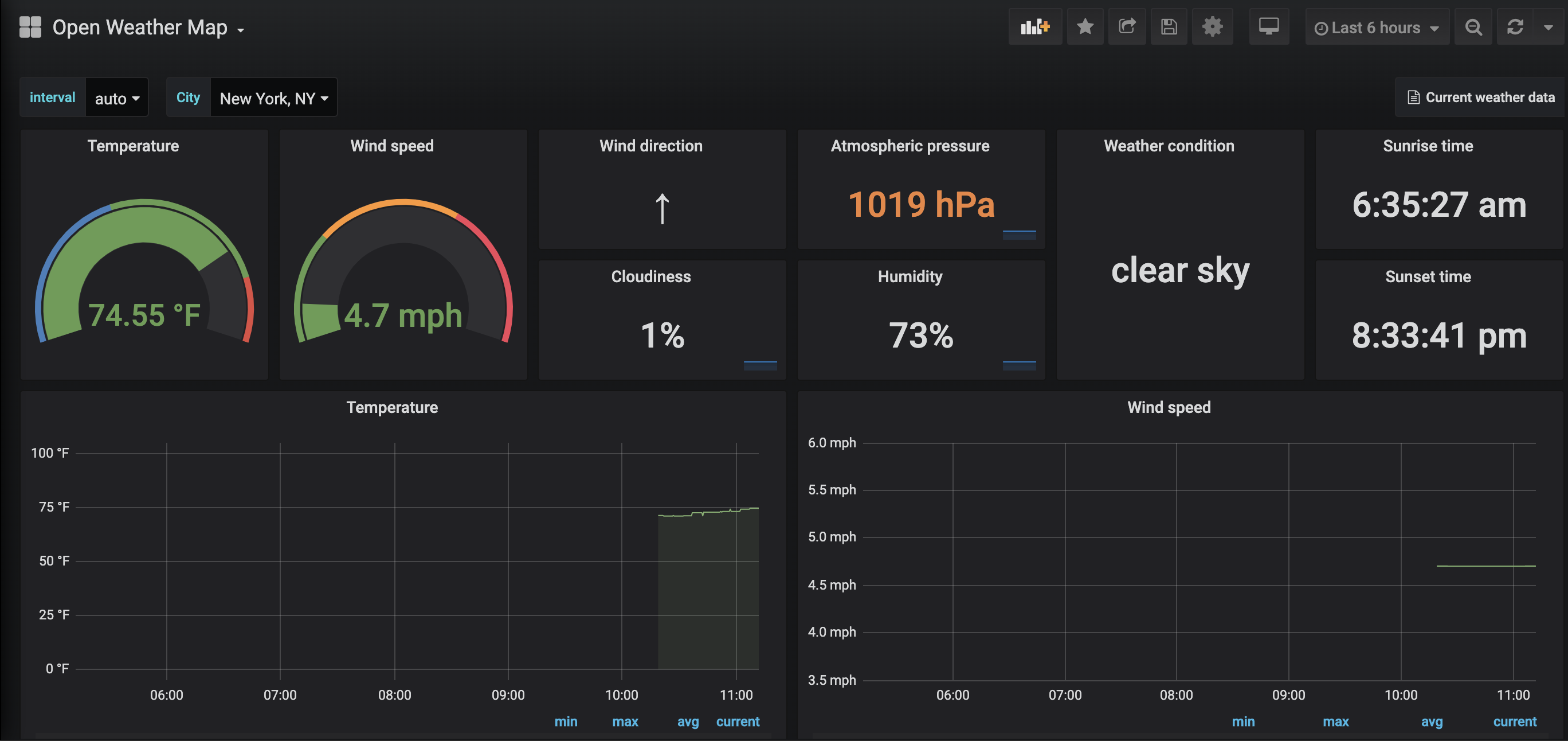
Openweather dashboard using openweather-exporter (https://github.com/billykwooten/openweather-exporter) with Prometheus.
Data source config
Collector config:
Upload an updated version of an exported dashboard.json file from Grafana
| Revision | Description | Created | |
|---|---|---|---|
| Download |
