APC UPS Dashboard
Monitor your APC UPS statuses, such as blackouts and electrical noise over time.
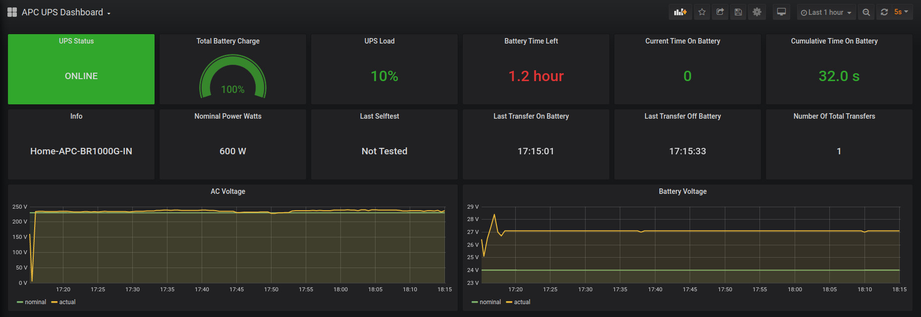
Monitor your APC UPS statuses, such as blackouts and electrical noise over time. Plot metrics from apcupsd_exporter https://github.com/mdlayher/apcupsd
Data source config
Collector type:
Collector plugins:
Collector config:
Revisions
Upload an updated version of an exported dashboard.json file from Grafana
| Revision | Description | Created | |
|---|---|---|---|
| Download |