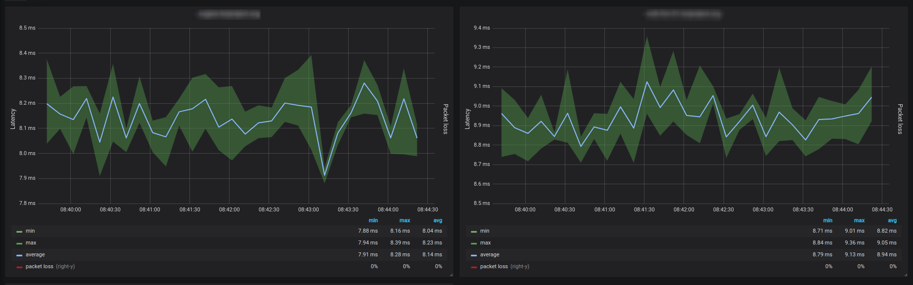
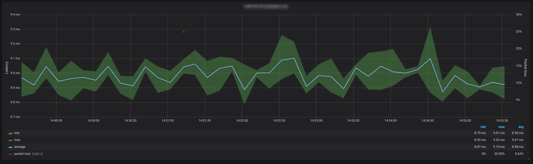
Network Latency
Track network latency with Telegraf, InfluxDB and Grafana
Configure Telegraf ping input and that’s it.
Or you can try it with my docker-compose setup
Data source config
Collector config:
Upload an updated version of an exported dashboard.json file from Grafana
| Revision | Description | Created | |
|---|---|---|---|
| Download |
