Mongodb Replicaset Metrics[Elasticsearch]
A comprehensive MongoDB cluster monitoring dashboard with Elasticsearch as the datasource and metricbeat as the collector. This dashboard gives real time monitoring of mongoDB operations, replicaset metrics, resource utilization, disk utilization.
A comprehensive MongoDB cluster monitoring dashboard with Elasticsearch as the datasource and metricbeat as collector. This dashboard gives real time monitoring in mongoDB operations, replicaSet metrics, Resources utilization, disk utilization and much more. The panels are divided under 4 categories which are as follows:
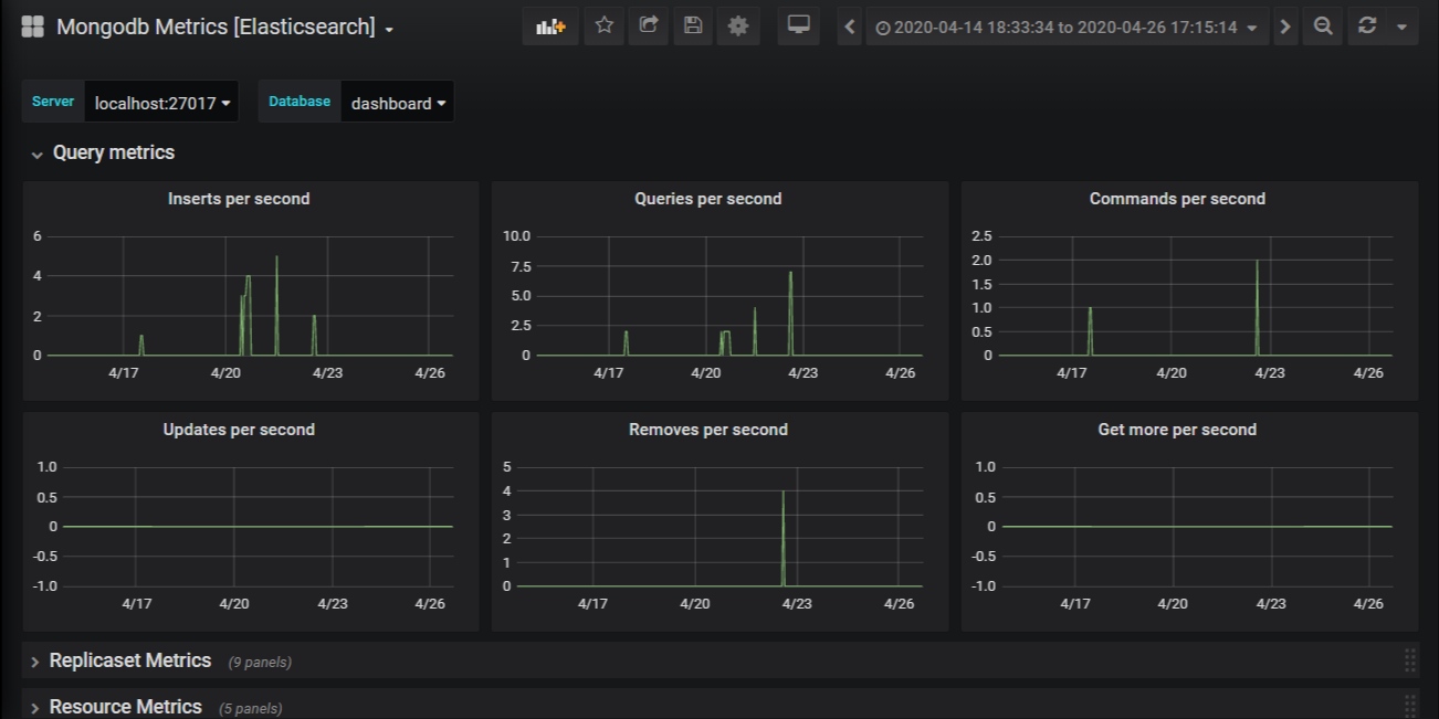
- Query metrics
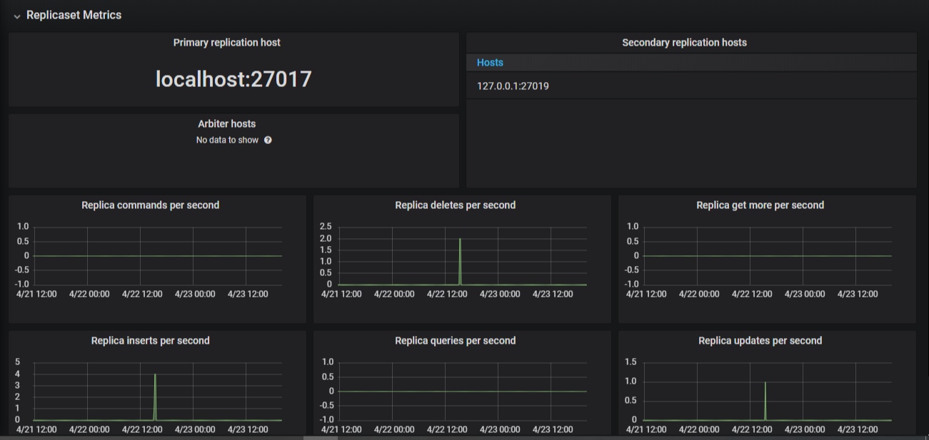
- Replicaset metrics
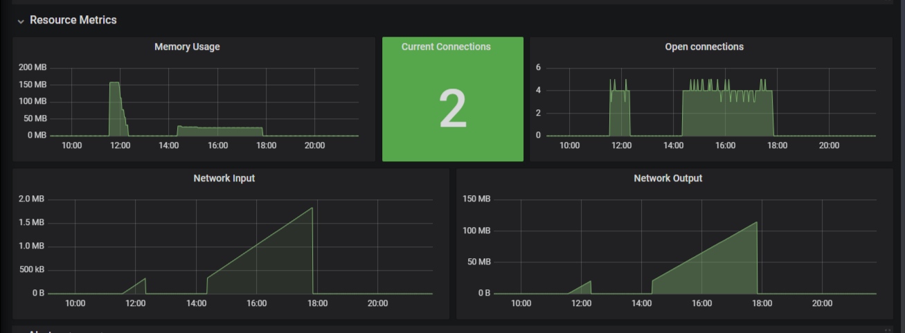
- Resource metrics
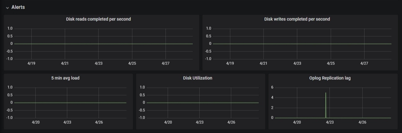
- Alerts
This dashboard uses Elasticsearch 7.6 or higher as the datasource. This dashboard work with metrics collected using metricbeat 7.6 or higher. Configure metricbeat for each mongoDB server machine that you want to monitor. Allow mongoDB module to enable all 5 metricsets for mongoDB ( dbstats, collstats, status, replstatus, metrics ) along with system metrics ( diskio, load).
Data source config
Collector config:
Upload an updated version of an exported dashboard.json file from Grafana
| Revision | Description | Created | |
|---|---|---|---|
| Download |
MongoDB
Easily monitor MongoDB, a general purpose, document-based, distributed database, with Grafana Cloud's out-of-the-box monitoring solution.
Learn more