TCPWave Remote
Bind DNS Service Statistics.
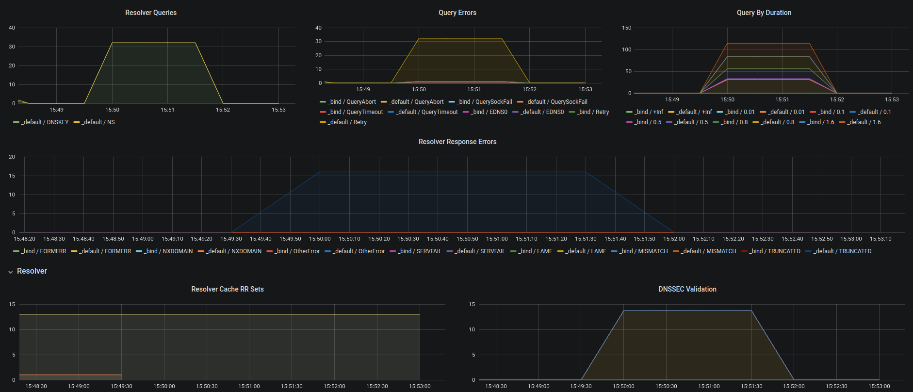
TCPWave DNS remotes provide BIND statistics through Prometheus Bind_exporter. This dashboard can be used to view the details of the DNS remotes.
Please contact support@tcpwave.com for more information.
Data source config
Collector type:
Collector plugins:
Collector config:
Revisions
Upload an updated version of an exported dashboard.json file from Grafana
| Revision | Description | Created | |
|---|---|---|---|
| Download |