Wireguard
Wireguard Dashboard
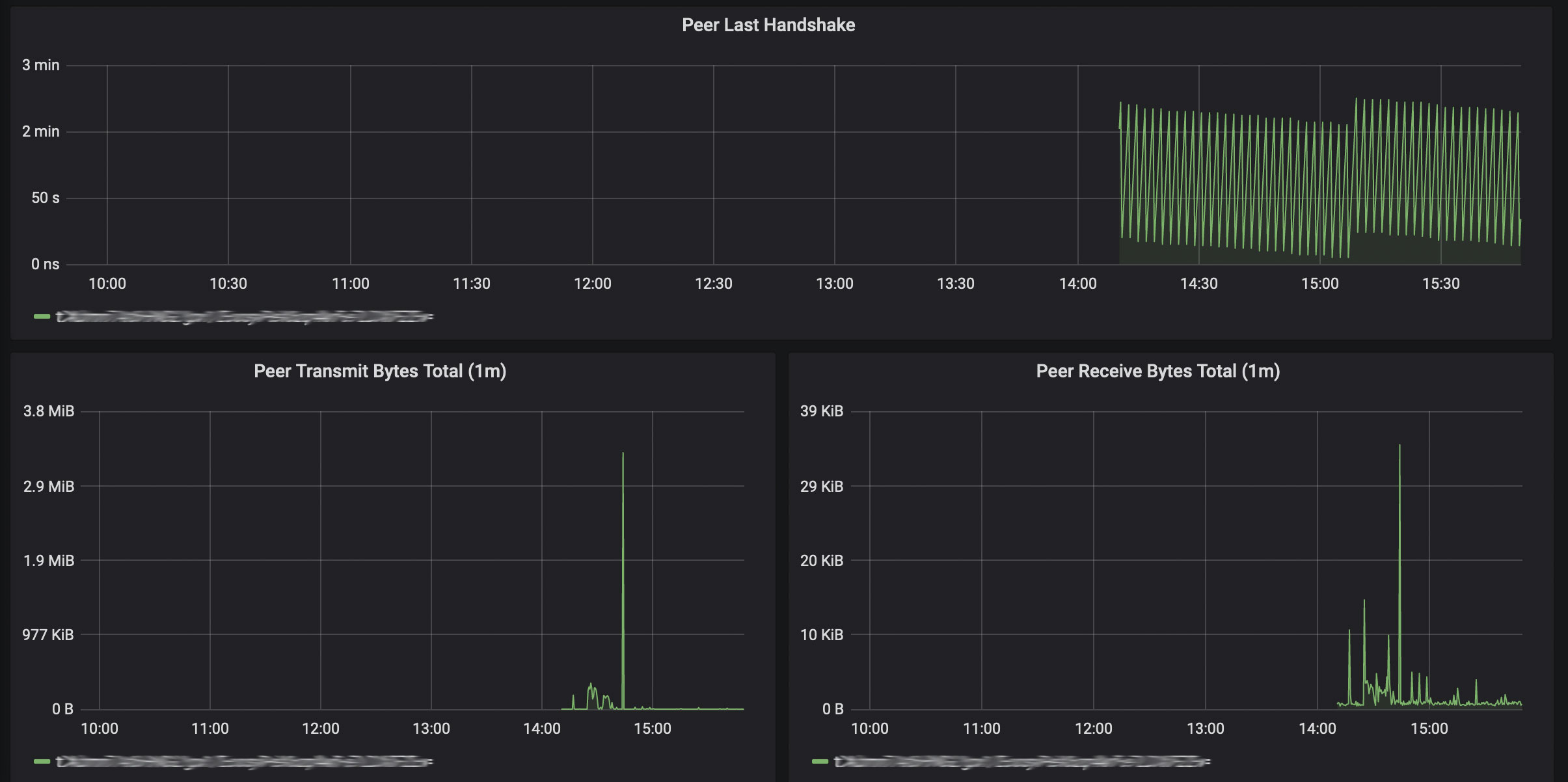
Wireguard Dashboard to be used with wireguard_exporter
Information available:
- wireguard_device_info
- wireguard_peer_info
- wireguard_peer_last_handshake_seconds
- wireguard_peer_receive_bytes_total
- wireguard_peer_transmit_bytes_total
Data source config
Collector config:
Upload an updated version of an exported dashboard.json file from Grafana
| Revision | Description | Created | |
|---|---|---|---|
| Download |
