Altinity ClickHouse Operator Dashboard
Alitinity Clickhouse Operator metrics exported by Monitoring Agent
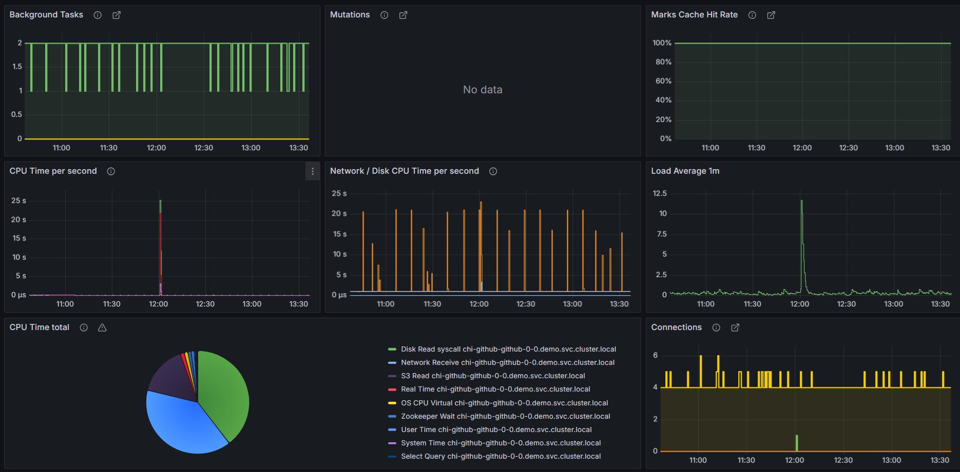
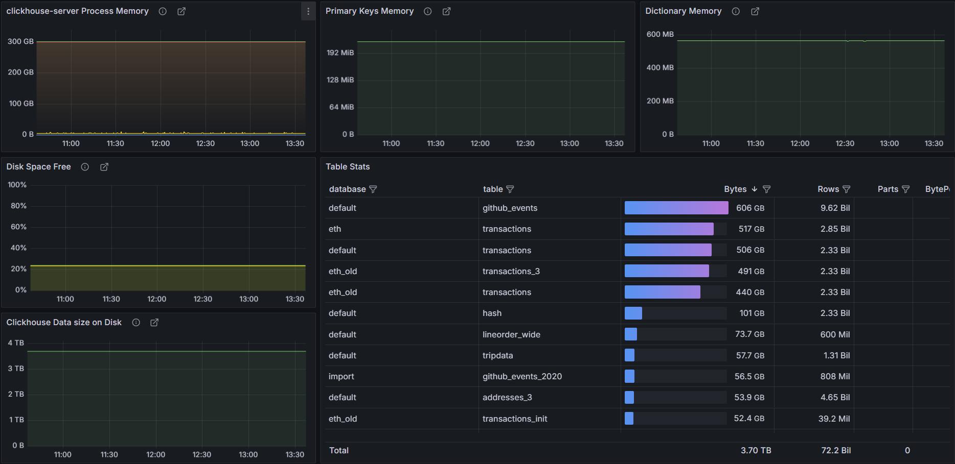
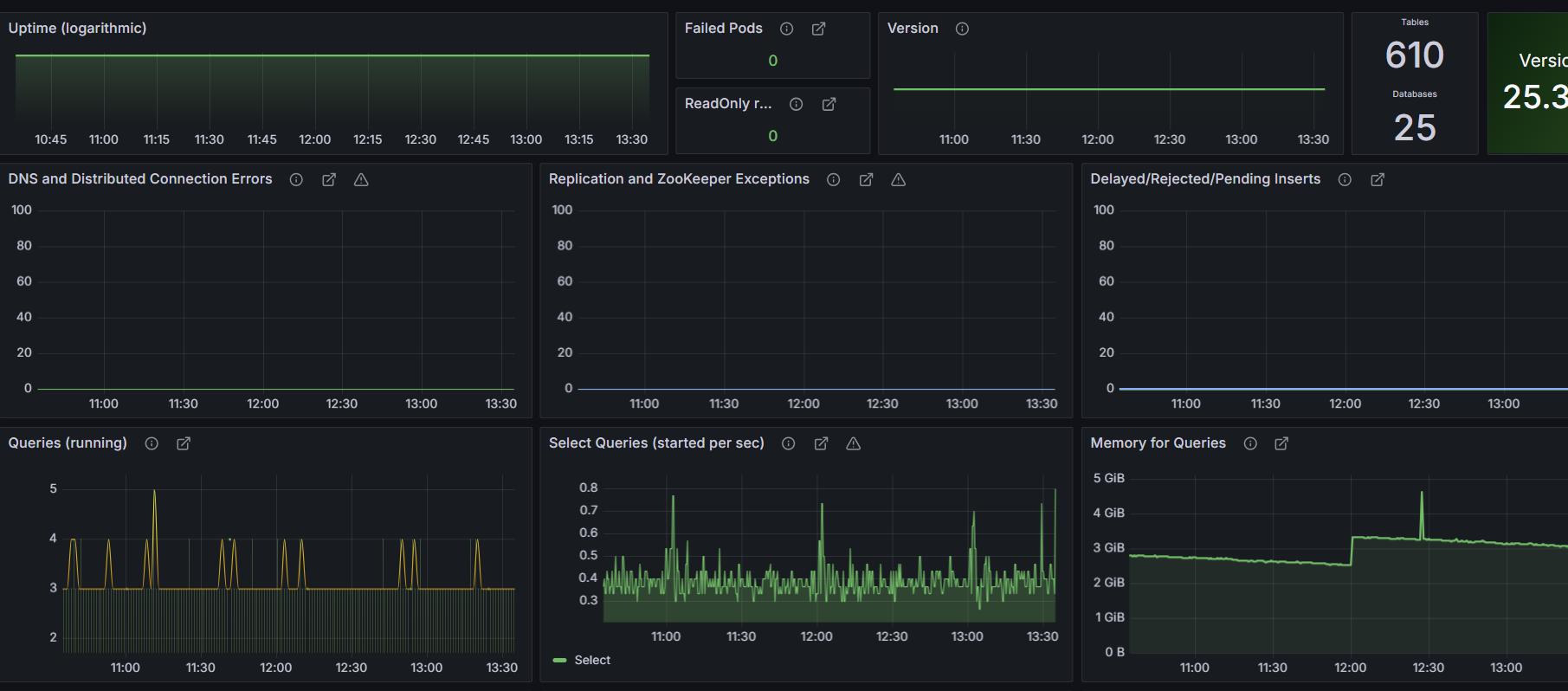
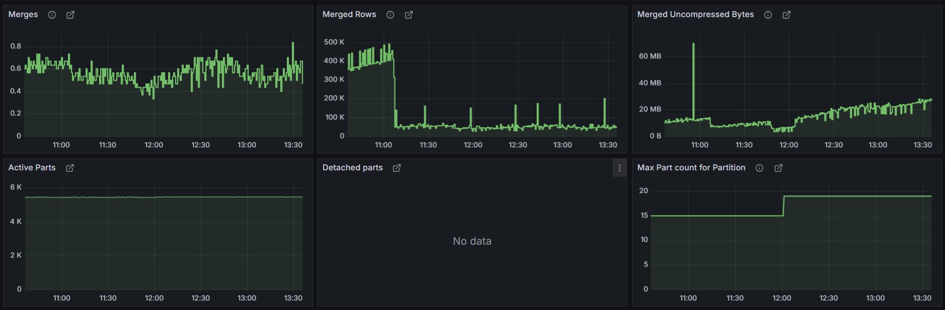
Altinity ClickHouse Kubernetes Operator https://github.com/Altinity/clickhouse-operator/ get the ability to deploy and manage full life-cycle of ClickHouse server clusters This dashboard contains main ClickHouse Cluster metrics exported to Prometheus via Altinity ClickHouse Kubernetes operator metrics-exporter
Data source config
Collector config:
Upload an updated version of an exported dashboard.json file from Grafana
| Revision | Description | Created | |
|---|---|---|---|
| Download |
ClickHouse
Monitor ClickHouse with Grafana. Easily keep tabs on your instance or cluster with Grafana Cloud's out-of-the-box monitoring solution.
Learn more