Covid-19 Italy

Covid 19 spread in Italy using daily report from Protezione Civile repository.

Covid-19 Italy screenshot 1
Covid-19 Italy screenshot 2
Covid-19 Italy screenshot 3

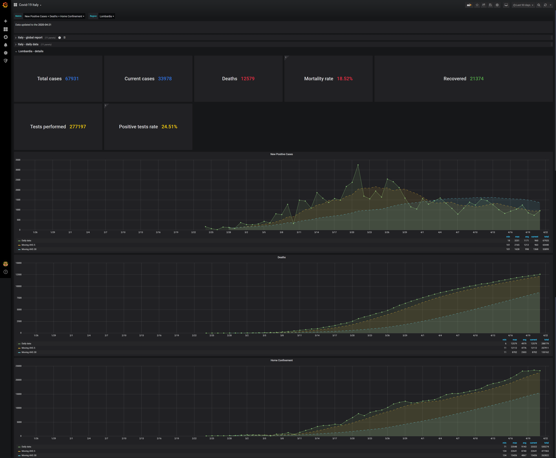
This dashboard shows data about spread of Covid-19 in Italy using the daily report published by Dipartimento della Protezione Civile.

User can select a Region to see the details.

There a lot of metric, the user can choose a subset and plot only the required ones. For each metric, will be shown the time series with the moving average over 5 and 30 days.

You can find more details in my public GitHub repository nick990/grafana-dashboards in folder covid19-italy (TAG v2.0.0).

Quickstart

Follow the instructions in Readme in order to create the DB SQL and to populate it.

Revisions
RevisionDescriptionCreated

Get this dashboard

Import the dashboard template

or

Download JSON

Datasource
Dependencies