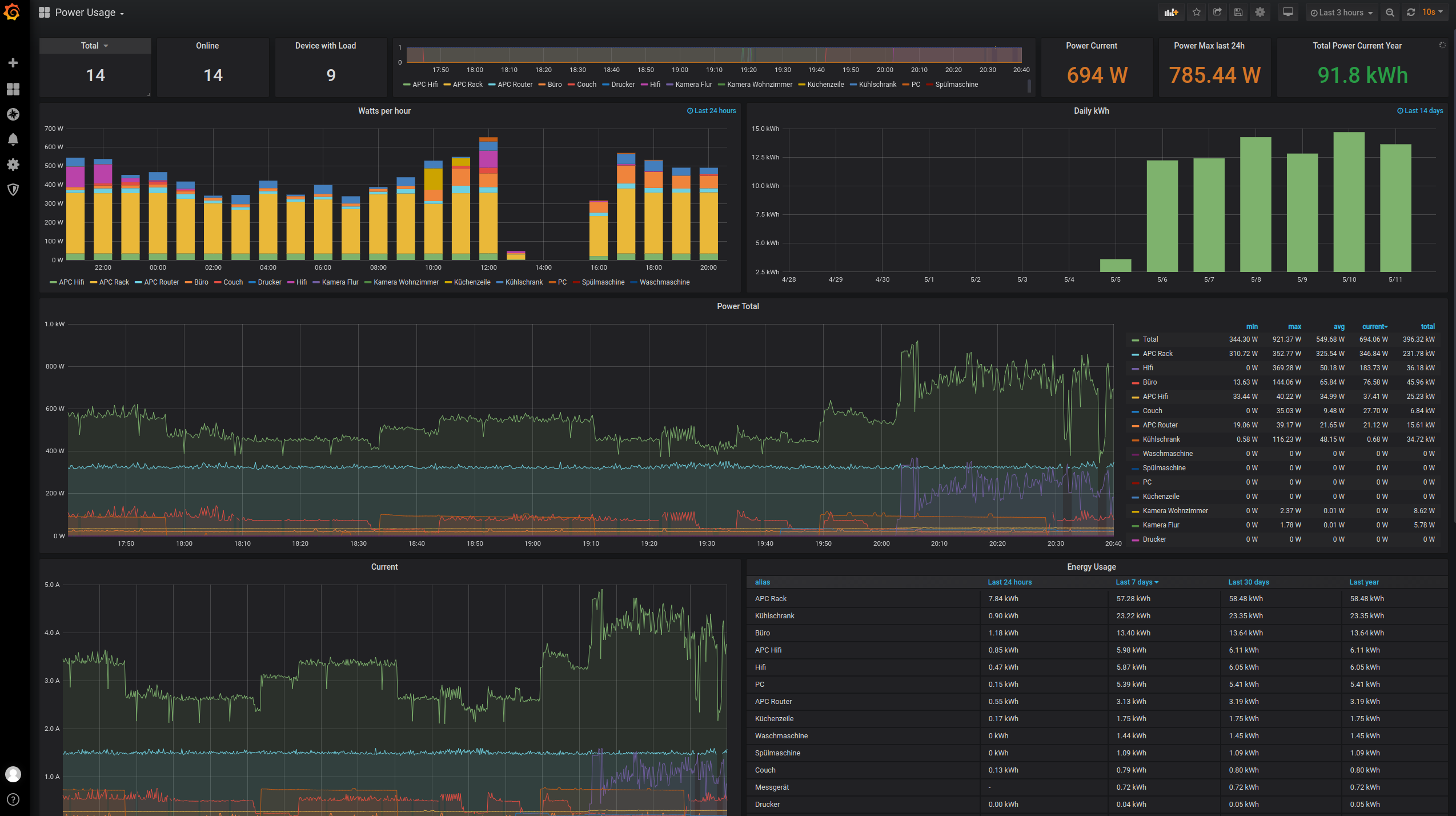
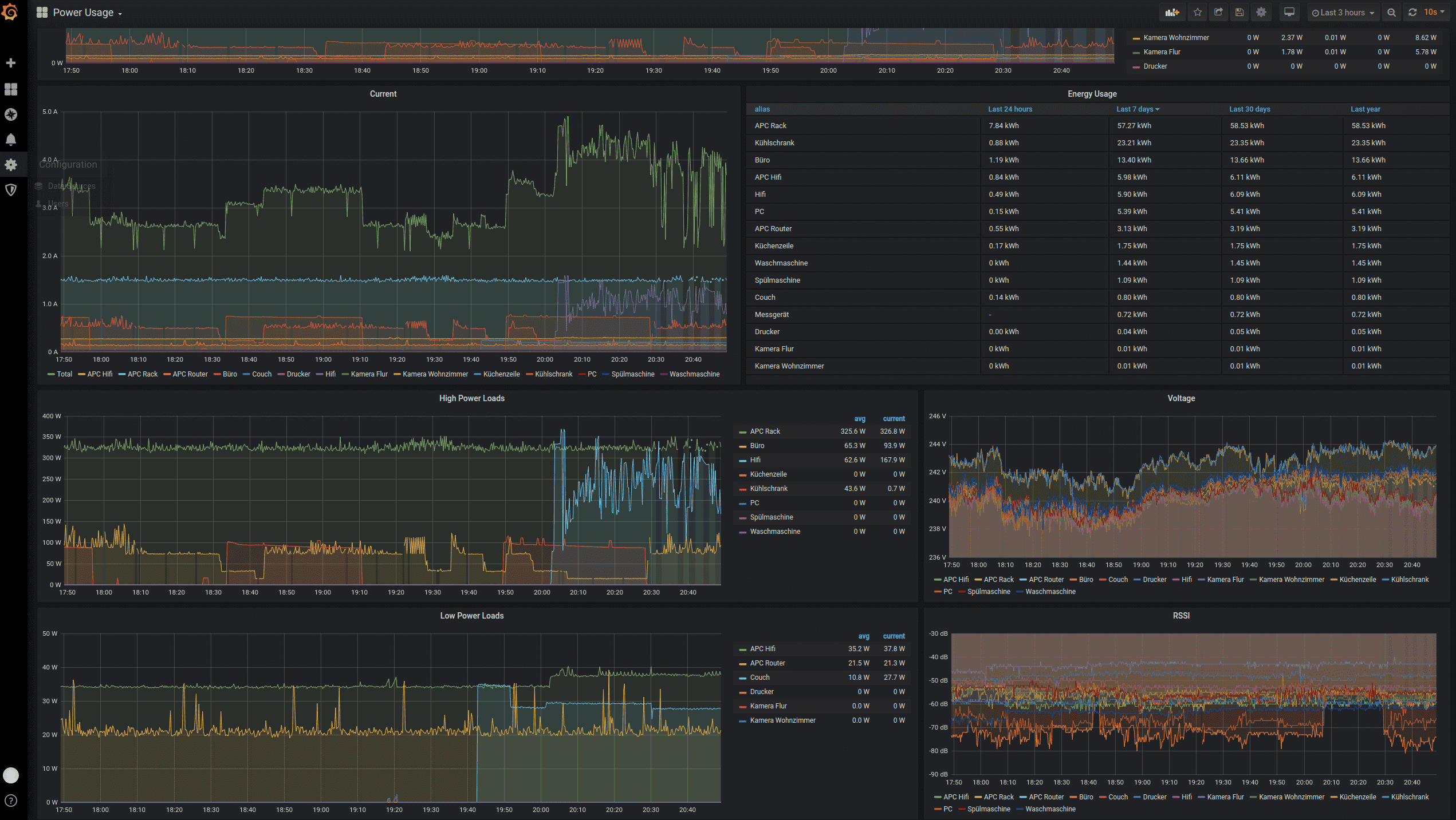
Power Usage
Visualize TP-Link Smart Plug Kasa metrics
exporter used: https://github.com/fffonion/tplink-plug-exporter
Data source config
Collector config:
Upload an updated version of an exported dashboard.json file from Grafana
| Revision | Description | Created | |
|---|---|---|---|
| Download |
