Hue Status
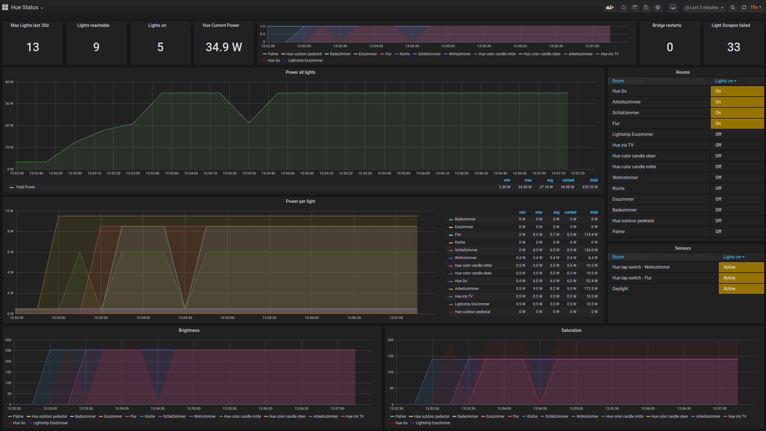
for power caclulation of lights the assumption is as follows:
- A light which is off, consumes a standby wattage, the amount depends on the model, typically between 0.3 and 0.5 W
- A light which is on, consumes the standby wattage + (% of brightness * wattage) – standby wattage
- A light which is not reachable (e.g. has been switched off manually) consumes 0 W
example to adapt the formula to your needs:
hue_light_reachable{name=“Hue Go”} * 0.4 + hue_light_reachable{name=“Hue Go”} * hue_light_on{name=“Hue Go”} * (hue_light_brightness{name=“Hue Go”} * 6/254 - 0.4)
- “0.4” is the standby wattage either given by the spec sheet for this Hue light or estimated (needs to be adjusted twice)
- “6” is the maximum power consumption given by the spec sheet or written on bulb itself
This exporter is being used in conjunction with Prometheus database: https://github.com/mitchellrj/hue_exporter
Data source config
Collector config:
Upload an updated version of an exported dashboard.json file from Grafana
| Revision | Description | Created | |
|---|---|---|---|
| Download |
