Jitsi Meet
Dashboard for Jitsi Meet Exporter
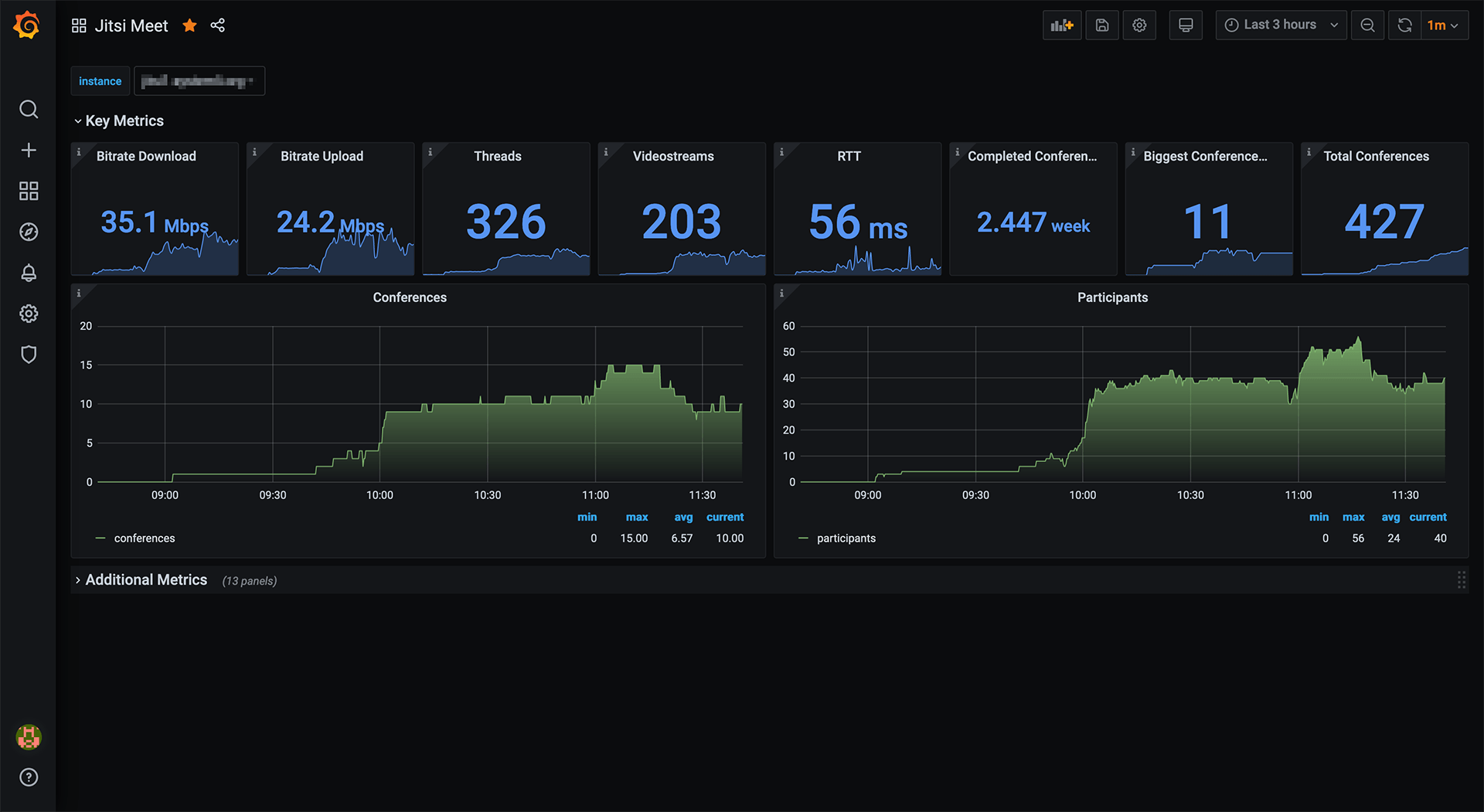
Dashboard for Jitsi Meet Exporter. It shows information about current Conferences, Participants and Bitrates. It also shows some information about Videostreams and how many minutes your instance served the conferences.
Data source config
Collector config:
Upload an updated version of an exported dashboard.json file from Grafana
| Revision | Description | Created | |
|---|---|---|---|
| Download |
