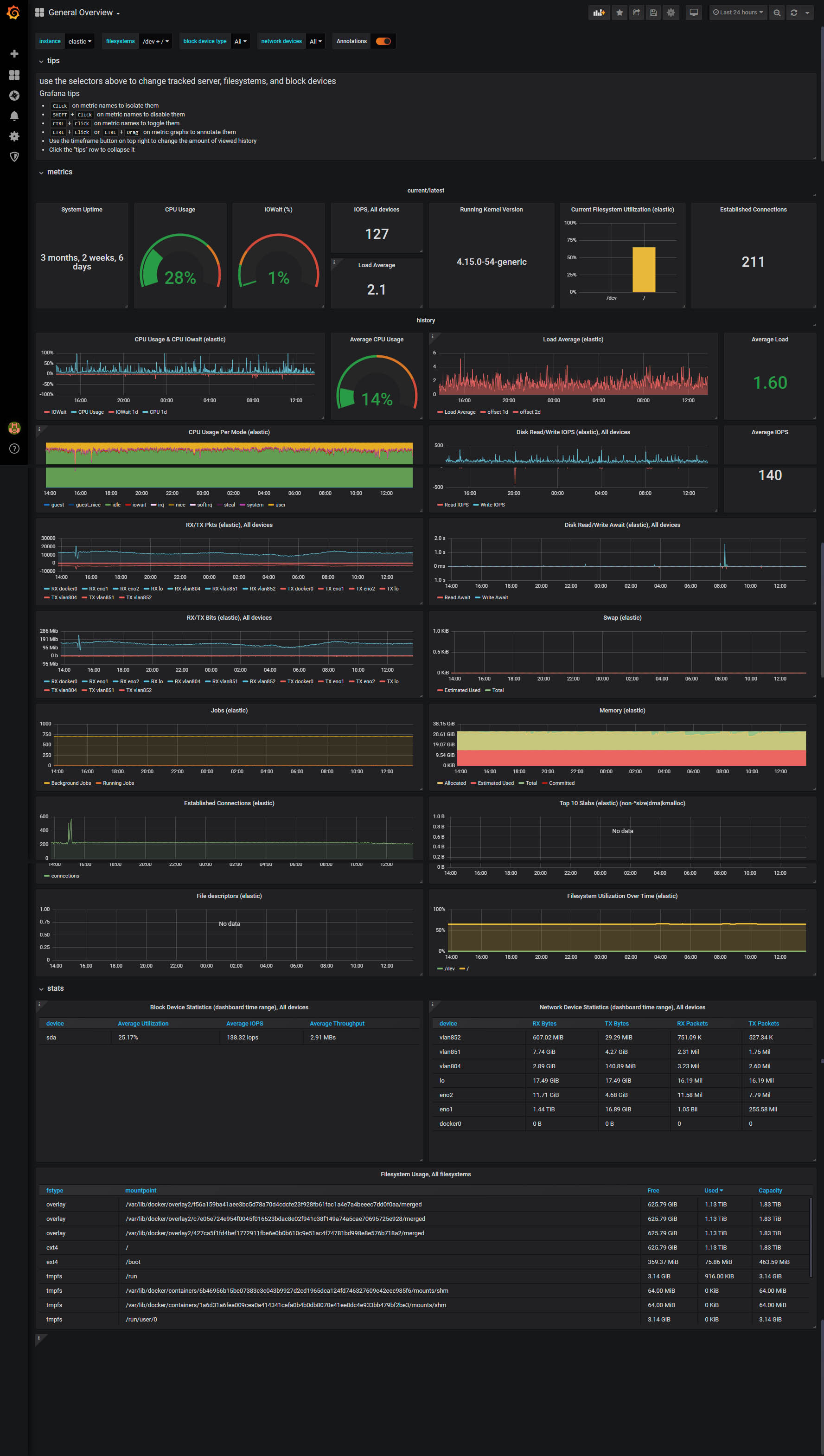
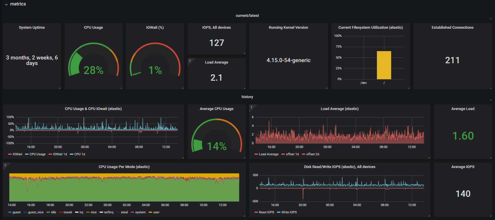
monitoring_exporter: General Overview

General server metrics view: CPU, Memory, Network, Disk usage

monitoring_exporter: General Overview screenshot 1
monitoring_exporter: General Overview screenshot 2

Shows metrics from the bash-based monitoring exporter: https://github.com/pawadski/monitoring_exporter

Revisions
RevisionDescriptionCreated

Get this dashboard

Import the dashboard template

or

Download JSON

Datasource
Dependencies