Connect Box
Dashboard for Compal CH7465LG cable modems (marketed as "Connect Box" by several carriers)
Connect Box Dashboard
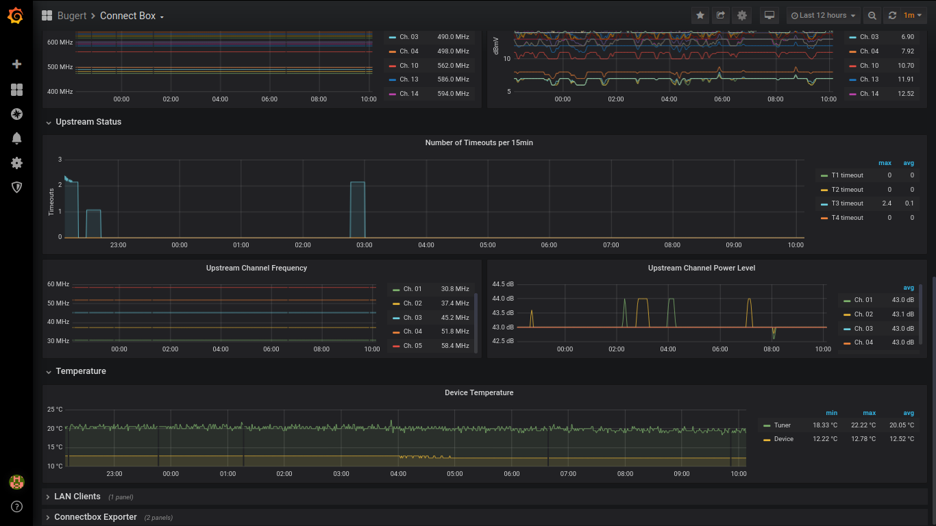
Dashboard for Compal CH7465LG cable modems (marketed as “Connect Box” by several carriers). It displays general facts about the device (provisioning status, uptime, firmware version, …) and detailed information on downstream/upstream channels, temperature and LAN devices.
To use this dashboard, you need the connectbox-prometheus exporter: https://github.com/mbugert/connectbox-prometheus.
Data source config
Collector config:
Upload an updated version of an exported dashboard.json file from Grafana
| Revision | Description | Created | |
|---|---|---|---|
| Download |
