MicroGateway Dashboard

Moniter the performance of Microgateway

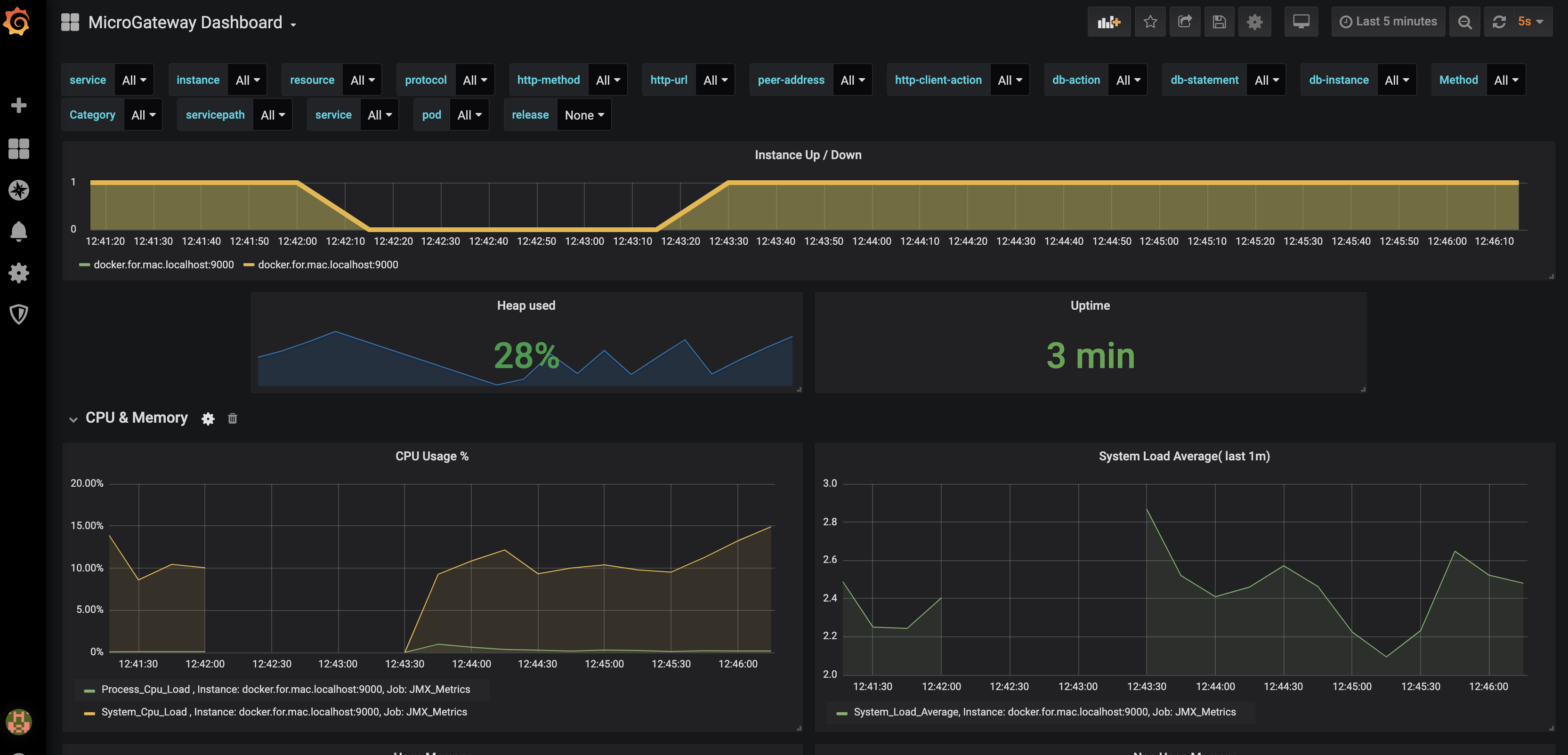
MicroGateway Dashboard screenshot 1
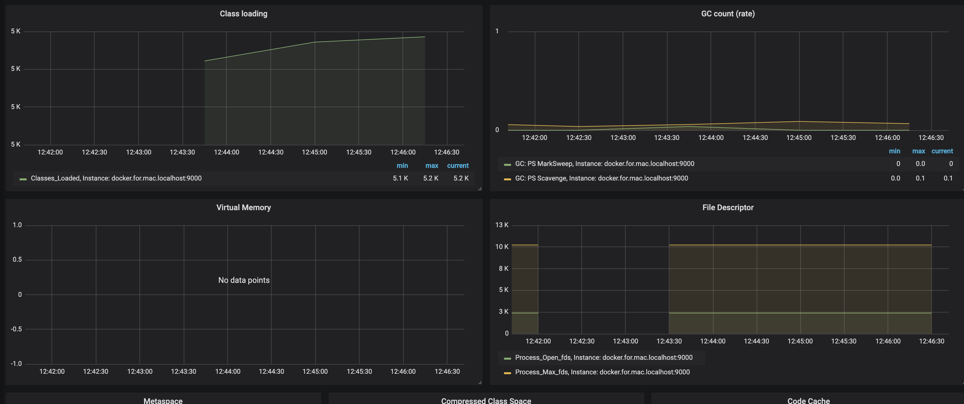
MicroGateway Dashboard screenshot 2
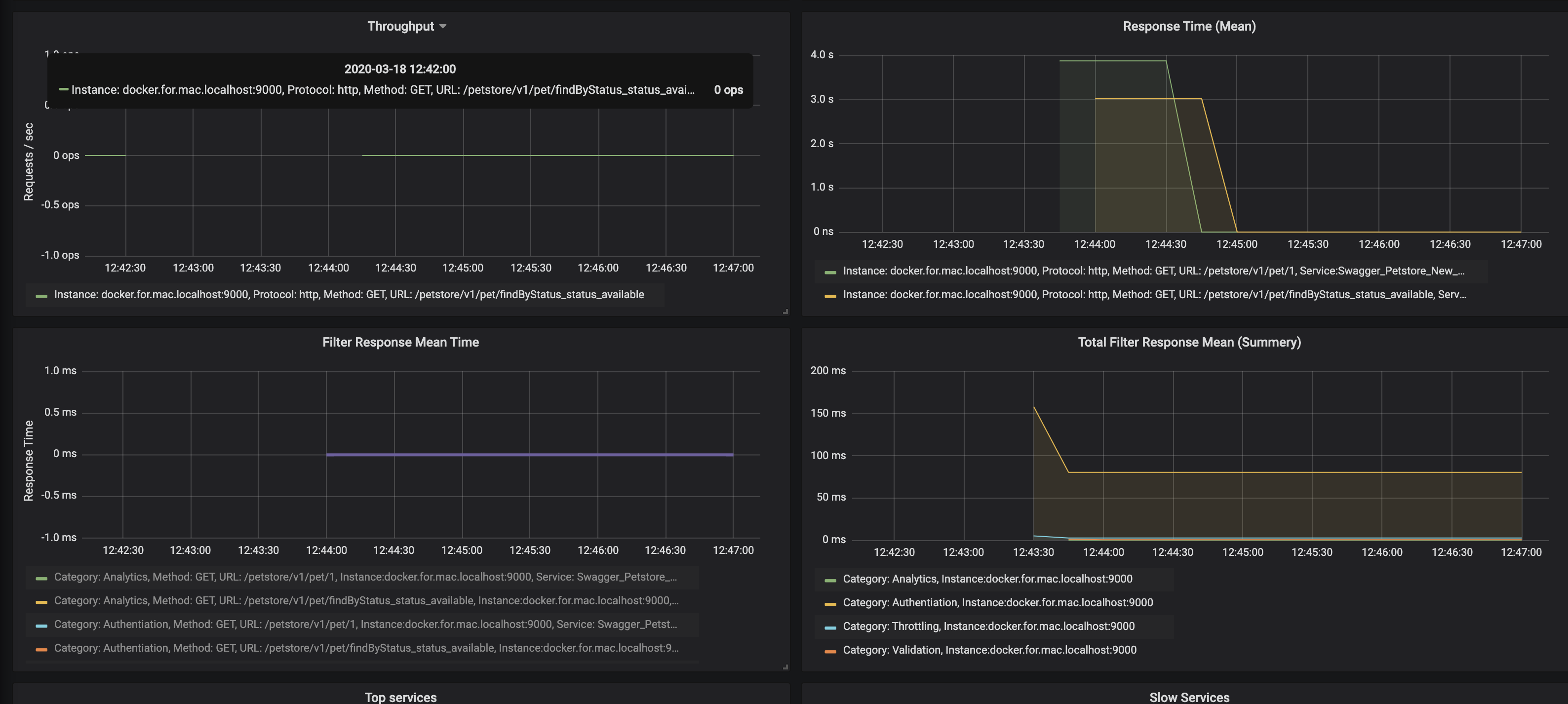
MicroGateway Dashboard screenshot 3
MicroGateway Dashboard screenshot 4
MicroGateway Dashboard screenshot 5
MicroGateway Dashboard screenshot 6
MicroGateway Dashboard screenshot 7

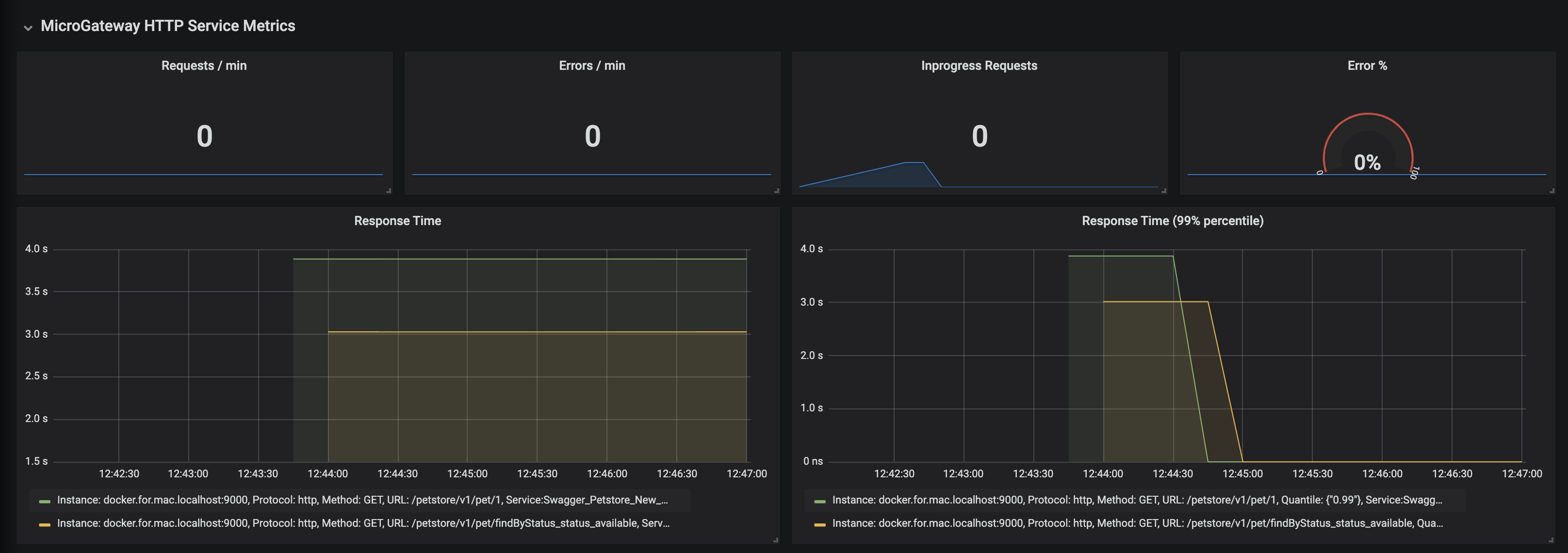
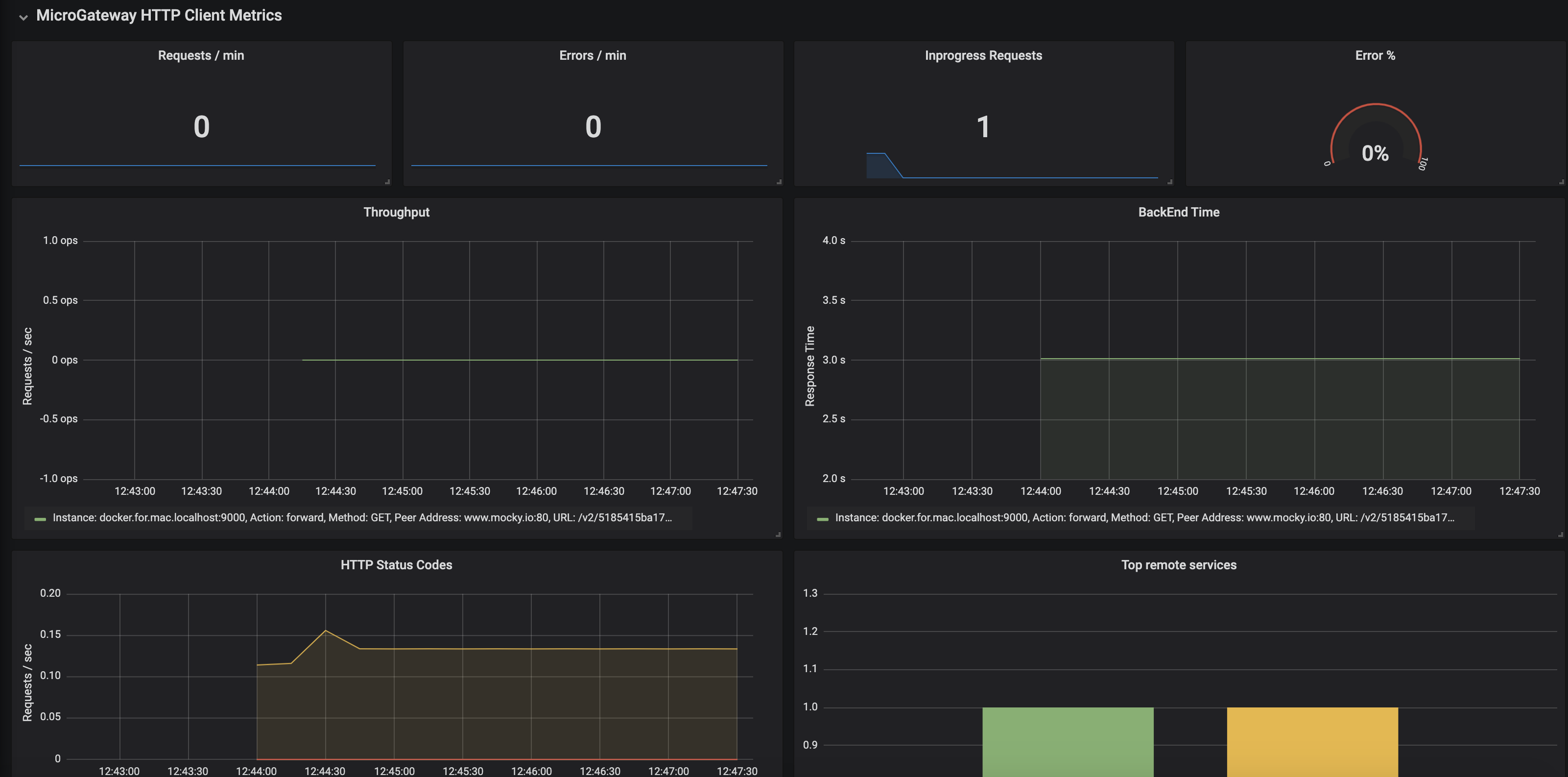
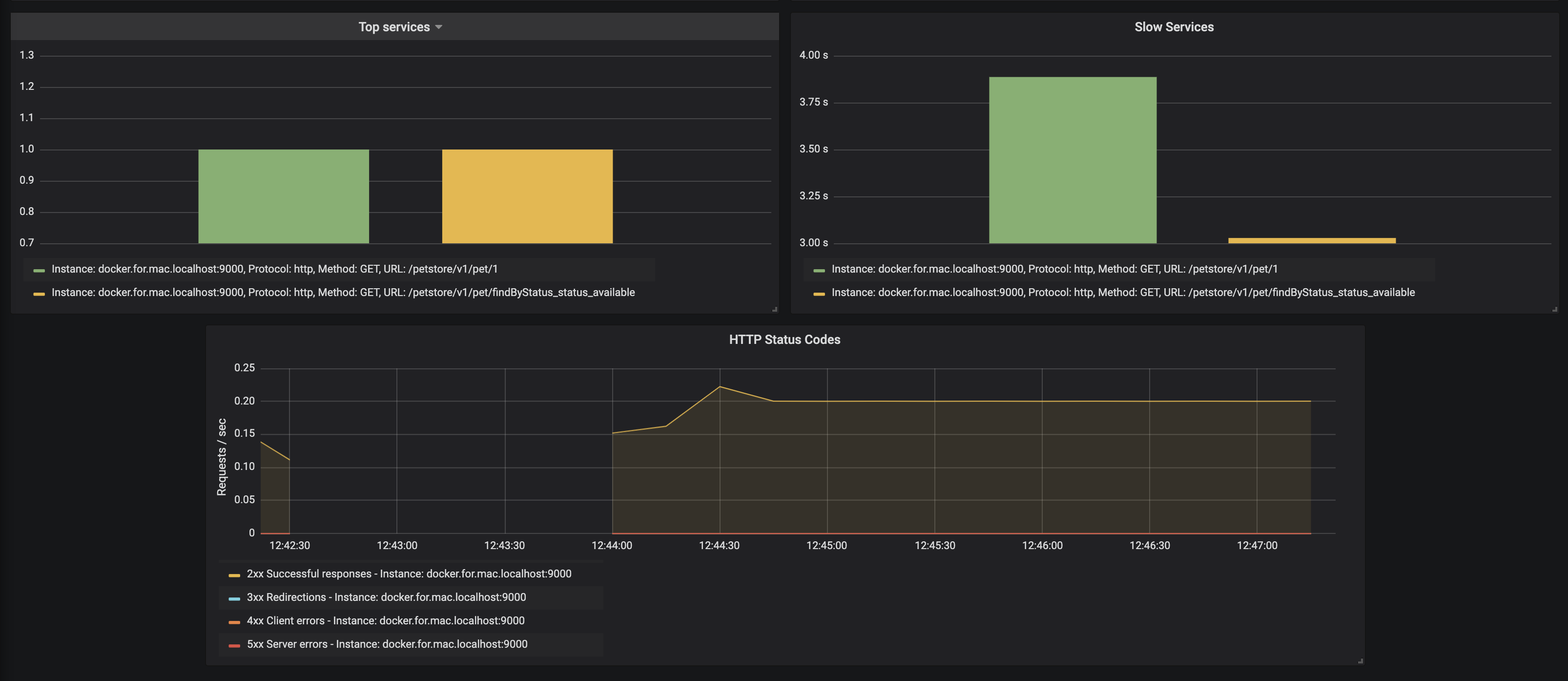
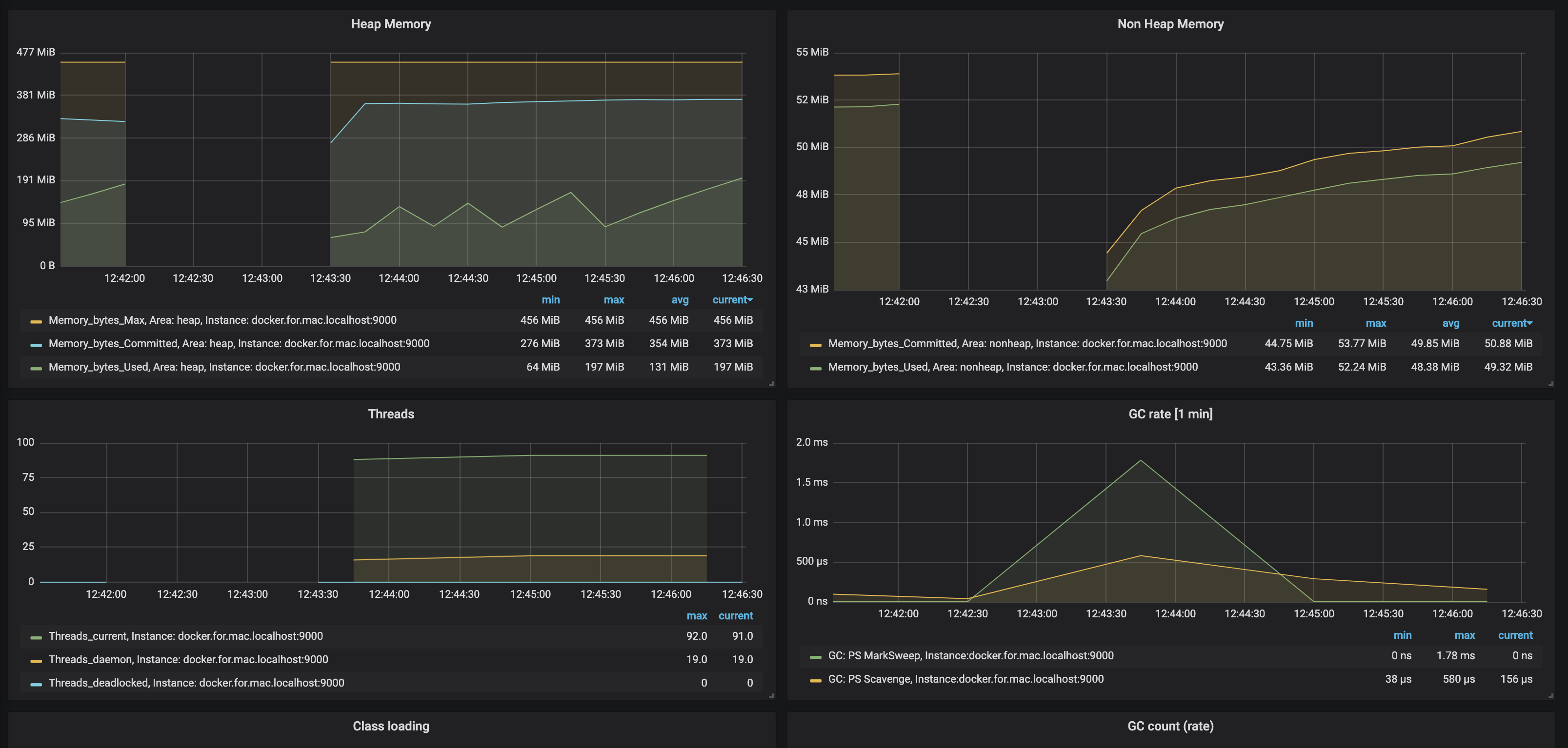
This dashboard shows WSO2 API Microgateway related metrics. It shows the request related details like, request counts, response times, latency break downs as well as it shows server health parameters like, CPU usage, memory usage, garbage collector data and etc

Revisions
RevisionDescriptionCreated

Get this dashboard

Import the dashboard template

or

Download JSON

Datasource
Dependencies