SoftEther VPN
Dashboard for softether_exporter which is a prometheus exporter of SoftEther VPN
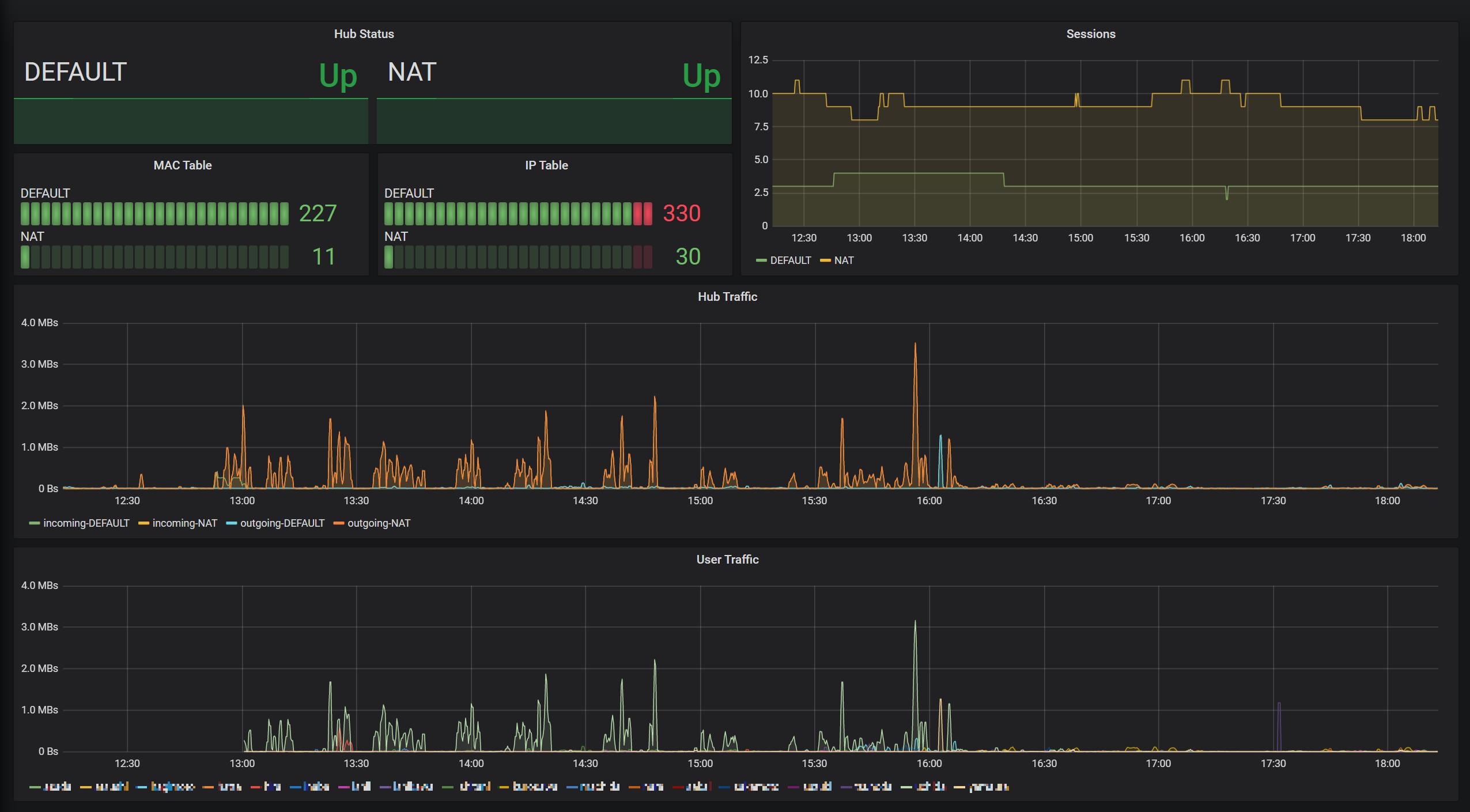
An example dashboard for softether_exporter.
Data source config
Collector config:
Upload an updated version of an exported dashboard.json file from Grafana
| Revision | Description | Created | |
|---|---|---|---|
| Download |
