Consul Exporter Dashboard
Consul Exporter Dashboar for Prometheus
Consul Exporter Dashboard
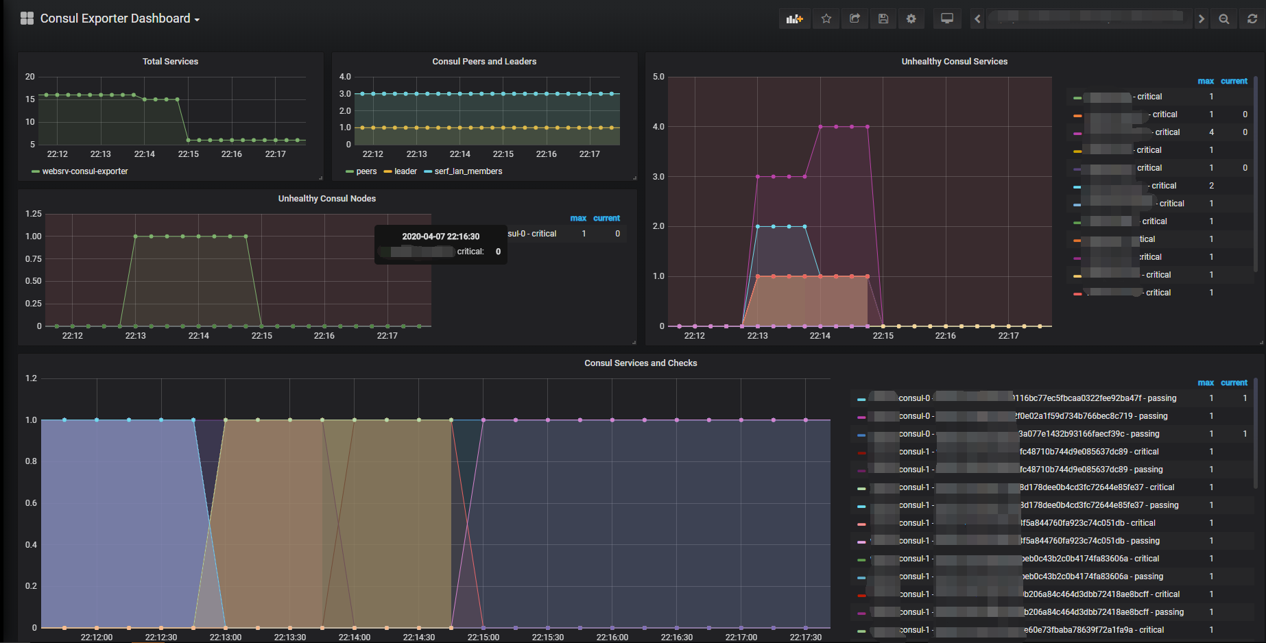
This is a grafana dashboard created for Consul Exporter https://github.com/prometheus/consul_exporter
Data source config
Collector type:
Collector plugins:
Collector config:
Revisions
Upload an updated version of an exported dashboard.json file from Grafana
| Revision | Description | Created | |
|---|---|---|---|
| Download |
Consul
Monitor Consul with Grafana. Easily keep tabs on your service mesh with Grafana Cloud's out-of-the-box monitoring solution.
Learn more