Traefik-process-all
traefik主进程以及后端虚拟主机相关的监控状态信息
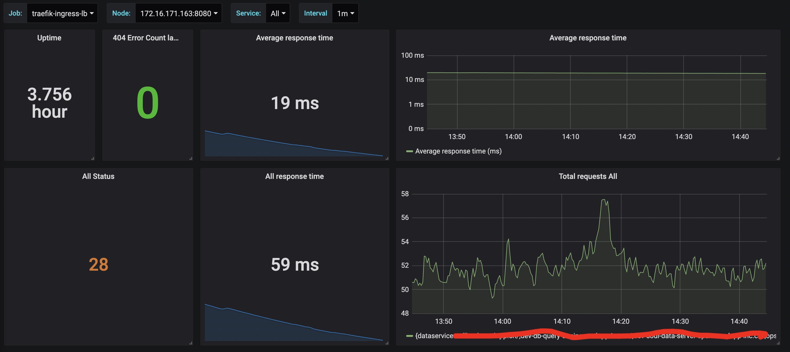
Traefik集群的整体状态监控,包含进程运行时间,整体请求和响应时间,以及状态码分布等基本情况以及各个后端的响应和运行情况。
Data source config
Collector config:
Upload an updated version of an exported dashboard.json file from Grafana
| Revision | Description | Created | |
|---|---|---|---|
| Download |
Traefik
Easily monitor Traefik, the dynamic load balancer, with Grafana Cloud's out-of-the-box monitoring solution.
Learn more