HAproxy
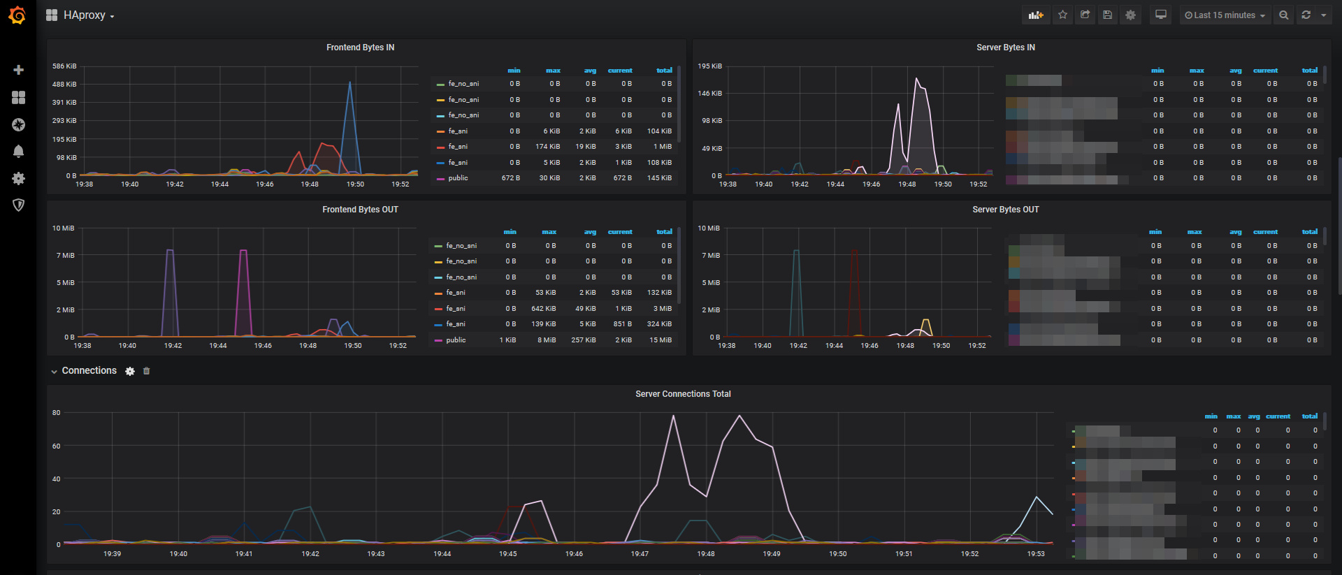
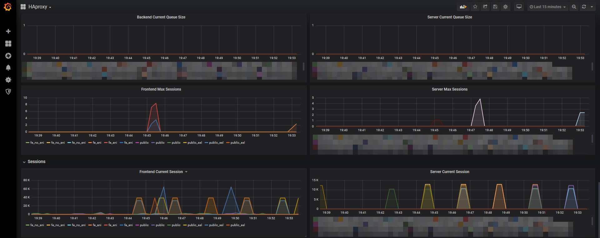
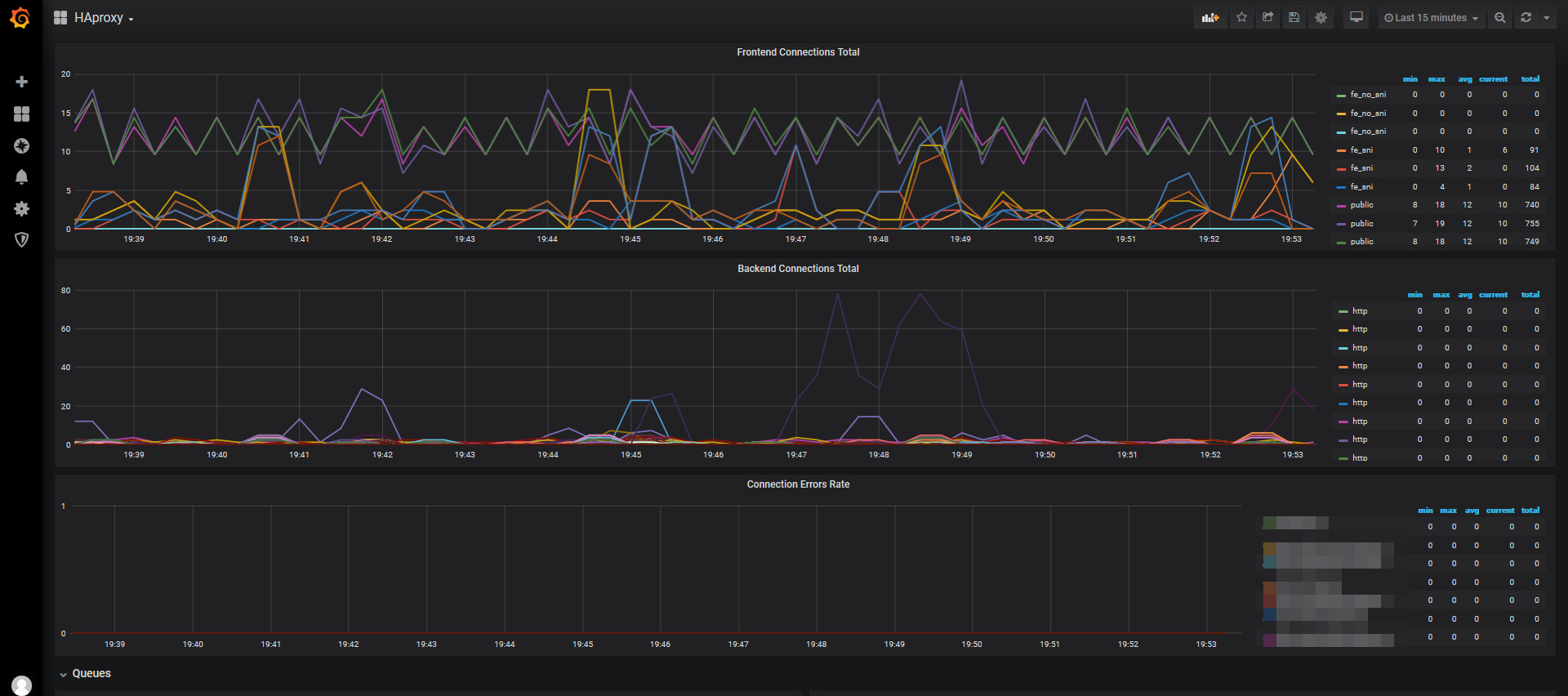
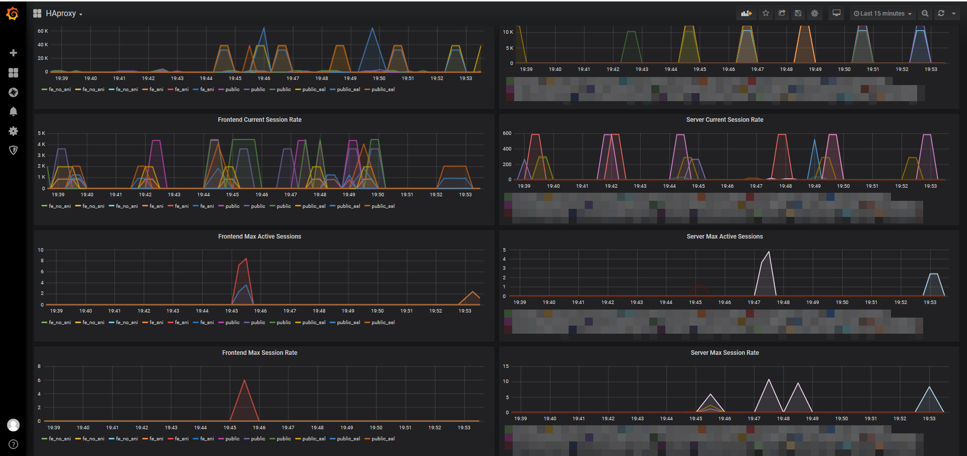
HAproxy server, backend and frontend
Data source config
Collector config:
Upload an updated version of an exported dashboard.json file from Grafana
| Revision | Description | Created | |
|---|---|---|---|
| Download |
HAProxy
Easily monitor HAProxy, a free, fast, and reliable reverse-proxy, with Grafana Cloud's out-of-the-box monitoring solution.
Learn more