immudb Performance Metrics
Performance metrics and statistics for immudb, a lightweight, high-speed immutable database for systems and applications.
immudb is lightweight, high-speed immutable database for systems and applications. With immmudb you can track changes in sensitive data in your transactional databases and then record those changes indelibly in a the tamperproof immudb database. This allows you to keep an indelible history of, say, your debit/credit transactions.
Collected key metrics are:
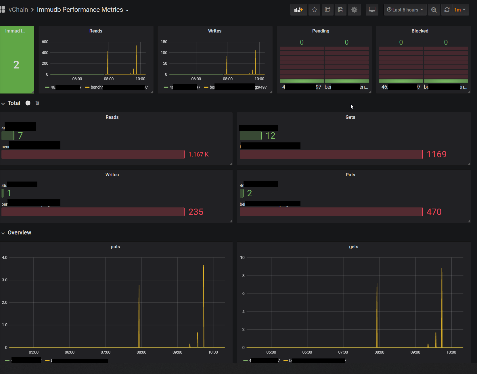
- no. instances
- Current reads
- Current writes
- immudb functions
- Pending operations
- Blocked operations
- Total numbers over time
- Details of disk and log usage
- immugw auditor results
Data source config
Collector type:
Collector plugins:
Collector config:
Revisions
Upload an updated version of an exported dashboard.json file from Grafana
| Revision | Description | Created | |
|---|---|---|---|
| Download |