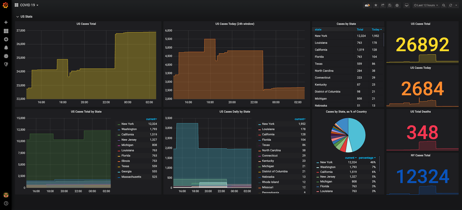
COVID 19
Dashboard tracking the spread of COVID-19 in the United States in realtime.
covid_exporter is a Node-based Prometheus exporter providing
real-time updates on the spread of COVID-19 in the US. A preconfigured Docker
image is available on Docker Hub for easy deployment.
Alternatively, it is available as a hosted Serverless function at
covid-prom.jesses.dev.
Builds on the excellent data-wrangling and responsibly-socially-distanced collaboration that’s gone into @NovelCOVID/API.
Data source config
Collector config:
Upload an updated version of an exported dashboard.json file from Grafana
| Revision | Description | Created | |
|---|---|---|---|
| Download |
